Review: UGREEN NASync DXP4800 Pro – High-Performance-NAS für Power-User, Prosumer und Profis im Test

In allen UGREEN-Reviews des NAS-Teams kommen Festplatten aus den Serien Seagate IronWolf sowie Western Digital Red Plus zum Einsatz. Beide Reihen haben sich im bisherigen Dauerbetrieb als zuverlässig und leistungsstabil erwiesen und können daher uneingeschränkt empfohlen werden.
Mit dem DXP4800 Pro schickt UGREEN die nächste Ausbaustufe seiner noch jungen, aber ambitionierten NAS-Serie ins Rennen. Wir hatten bereits den Vorgänger, das DXP4800 Plus, ausführlich im Test – ein System, das vor allem durch starke Hardware zum fairen Preis und einen überraschend ausgereiften Funktionsumfang aufgefallen ist. Nun soll das Pro-Modell nicht nur bei der Leistung, sondern auch bei Ausstattung und Einsatzflexibilität nachlegen.
Das neue Gerät richtet sich gleichermaßen an anspruchsvolle Privatanwender, Content-Creator und kleine Arbeitsgruppen, die hohe Datenraten, Virtualisierungsmöglichkeiten und moderne Netzwerkfeatures erwarten. Auf dem Papier verspricht das DXP4800 Pro genau diesen Spagat: mehr Rechenleistung, schnellere Schnittstellen und erweiterte Optionen für containerisierte Anwendungen und Medienworkflows. Ob UGREEN damit den nächsten logischen Schritt geht oder nur behutsam nachschärft, klärt dieser Test.
Lieferumfang & Eindruck – UGREEN NASync DXP4800 Pro
Inhalt
- NASync DXP4800 Pro
- Netzteil mit DC 12V/10A
- 2x Ethernet-Kabel (Cat7)
- 2x SSD-Silikonpads
- Schrauben und Schraubendreher
- Festplatten-Einschubschlüssel
- Benutzerhandbuch
- After-Sales-Karte
Material
Beim Auspacken vermittelt das NASync DXP4800 Pro einen soliden und durchdachten Eindruck. Das Gehäuse besteht aus sauber verarbeitetem Metall und wirkt weder verspielt noch überdesignt, sondern funktional und langlebig. Die metallene Oberfläche fühlt sich stabil an und sorgt zugleich für eine effiziente Wärmeabfuhr im Dauerbetrieb.
UGREEN setzt auch bei der Pro-Variante klar auf ein Metallchassis, das Robustheit ausstrahlt und dem Gerät eine technische, sachliche Optik verleiht. Statt auf auffällige Designelemente konzentriert sich das Konzept auf Stabilität und Alltagstauglichkeit.
Kunststoff kommt lediglich dort zum Einsatz, wo es technisch sinnvoll ist, etwa bei mechanischen Komponenten oder Abdeckungen. Insgesamt entsteht so ein wertiger Gesamteindruck, der sich deutlich von typischen Einstiegs-NAS-Systemen absetzt.
Verarbeitung
Die Detailverarbeitung des NASync DXP4800 Pro hinterlässt einen sehr stimmigen Eindruck. Übergänge sind präzise ausgeführt, Kanten sauber gearbeitet und alle Bauteile fügen sich passgenau zusammen. Nichts wirkt locker oder unausgereift, das Gesamtbild erscheint konstruktiv durchdacht. Besonders positiv fällt die Mechanik der Laufwerksschächte auf. Die Festplatteneinschübe lassen sich werkzeuglos bestücken und gleichen sauber in ihre Führung. Beim Einschieben entsteht kein Widerstand, nichts verhakt sich oder wirkt schwammig. Auch bei mehrfacher Nutzung bleibt der Mechanismus stabil und vermittelt Vertrauen in die langfristige Alltagstauglichkeit.
Insgesamt entsteht der Eindruck einer sauber abgestimmten Konstruktion, die nicht nur optisch, sondern auch funktional auf Dauerbetrieb ausgelegt ist. Gerade bei einem NAS, das dauerhaft im Einsatz steht, ist diese Präzision im Detail ein nicht zu unterschätzender Qualitätsfaktor.
Anschlüsse:
- 1x 10-Gigabit-Ethernet (10GbE)
- 1x 2,5-Gigabit-Ethernet (2,5GbE)
- 2x USB-A 3.2 Gen2 (10 GBit/s)
- 1x USB-A 3.2 Gen1 (5 GBit/s)
- Integrierter HDMI-Ausgang (HDMI 2.0, unterstützt 4K-Ausgabe)
- 4x SATA-Bays (3,5″ / 2,5″)
- 2x M.2-NVMe-Steckplätze
- 1x SD-Kartenleser
- DC-Eingang (12 V/10 A, externes Netzteil)
Design
Auch beim NASync DXP4800 Pro verfolgt UGREEN eine bewusst zurückhaltende Designsprache und fügt sich wie die Schwestermodelle durch die klare, reduzierte Farb- und Formgebung problemlos in die unterschiedlichsten Umgebungen ein. Statt Hochglanz dominiert eine ruhige Oberfläche, die weder verspielt noch technisch überladen wirkt. Im Alltag zeigt sich das praktisch: Staub und Fingerabdrücke fallen kaum ins Auge.
Die Statusanzeigen sind dezent an der Front platziert und stören selbst in ruhigen Räumen nicht. Wer es noch unauffälliger mag, kann die LED-Helligkeit in der Systemsteuerung gezielt anpassen oder auch vollständig deaktivieren. Durch eine zeitliche Staffelung nach Wochentagen und Wochenenden sowie eine stufenweise Helligkeitsregelung lässt sich das NAS optisch an den Tagesrhythmus anpassen: tagsüber informativ, abends zurückhaltend oder komplett dunkel.
Info
Speicher- und RAID-Konfigurationen:
Das NASync DXP4800 Pro unterstützt verschiedene RAID- und Speicherkonfigurationen, sodass Nutzer je nach Bedarf zwischen maximaler Leistung, hoher Datensicherheit oder maximaler Kapazität wählen können:
- RAID 0 – maximale Leistung, ohne Datensicherheit
- RAID 1 – Spiegelung für erhöhte Sicherheit (Ausfallsicherheit von bis zu 1 HDD)
- RAID 5 – gute Balance aus Kapazität, Leistung und Ausfallsicherheit, (Ausfallsicherheit von 1 HDD)
- RAID 6 – erhöhte Ausfallsicherheit durch doppelte Parität
- RAID 10 – Kombination aus Leistung und Redundanz
- JBOD – Zusammenfassung mehrerer Laufwerke ohne RAID
- Single Disk / Einzelplattenbetrieb – Nutzung einzelner Laufwerke ohne Verbund
Spezielle Features:
- 10-GbE- und 2,5-GbE-Ethernet für echte Multi-Gig-Infrastrukturen
- Leistungsstärkere CPU mit hoher Parallelisierungsfähigkeit
- Erweiterbarer DDR5-RAM bis zu 96 GB
- Systemlaufwerk mit 128 GB SSD
- zwei M.2-NVMe-Steckplätze für Cache oder Storage
- Docker- und Virtualisierungsunterstützung
- lokaler Betrieb auch ohne dauerhafte Internetverbindung möglich
Abmessungen:
- ca 257 x 178 x 178 mm (L x B x H)
- Gewicht: ca. 3,8 kg (ohne Laufwerke)
Weitere Informationen:
- externer Netzadapter (12V/10A)
- Betrieb ausgelegt auf 24/7-Dauerbetrieb
- kompatibel mit 3,5″- und 2,5″-SATA-Laufwerken
- Unterstützung für Time Machine (macOS)
- mobiler Zugriff über UGREEN NAS App (Android, iOS, iPadOS)
Features & Specials – UGREEN NASync DXP4800 Pro
Laut Hersteller
Der UGREEN NASync DXP4800 Pro ist ein leistungsorientiertes 4-Bay-NAS, das als zentrale Datenplattform und kompakte Private-Workstation für größere Datenmengen und anspruchsvollere Anwendungen konzipiert ist. Das Gehäuse unterstützt bis zu vier 3,5- oder 2,5-Zoll-SATA-Laufwerke und wird zusätzlich durch zwei M.2-NVMe-Steckplätze ergänzt. Diese lassen sich wahlweise als schneller Flash-Speicher oder zur Cache-Beschleunigung klassischer Festplatten-Volumes einsetzen. In maximaler Bestückung nennt der Hersteller eine Gesamtkapazität von bis zu 136 Terabyte. Die Speicherarchitektur ist auf hohe Dateianzahlen und umfangreiche Medien- und Projektarchive ausgelegt.
Im Inneren arbeitet ein Intel Core i3-1315U Prozessor der 13. Generation mit sechs Kernen und acht Threads sowie Taktraten von bis zu 4,5 GHz. Die Kombination aus Performance- und Efficiency-Kernen soll sowohl hohe Rechenleistung für Lastspitzen als auch effizienten Dauerbetrieb ermöglichen. Als Arbeitsspeicher kommt DDR5-RAM zum Einsatz, der je nach Ausstattungsvariante geliefert und erweitert werden kann, um zusätzliche Leistungsreserven für parallele Dienste, Container-Anwendungen und virtuelle Maschinen bereitzustellen. Zur Ausstattung gehört eine moderne Netzwerkschnittstelle mit einem 10-Gigabit-Ethernet-Port und einem zusätzlichen 2,5-Gigabit-Anschluss. In entsprechend ausgelegten Umgebungen ermöglicht dies deutlich höhere Transferraten als klassische Gigabit-Verbindungen und beschleunigt große Dateiübertragungen sowie Sicherungsvorgänge. Für externe Laufwerke und Peripherie stehen mehrere USB-Anschlüsse zur Verfügung. Ergänzt wird die Anschlussausstattung durch einen HDMI-Ausgang mit 4K-Unterstützung, über den sich das System auch direkt in ein Monitor- oder Medien-Setup einbinden lässt.
Als Softwarebasis dient UGOS Pro mit Funktionen für private Cloud-Speicherung, plattformübergreifende Dateifreigabe, App-Erweiterungen sowie die Ausführung von Containern und virtuellen Maschinen. Zusätzlich bewirbt der Hersteller KI-gestützte Funktionen zur Foto- und Medienorganisation. Ausgelegt ist das DXP4800 Pro laut Produktseite für anspruchsvolle Privatanwender, Content-Creator und kleine Teams, die hohe Übertragungsraten, flexible Speicheroptionen und erweiterte Serverfunktionen in einem lokal betriebenen NAS-System benötigen.
UGREEN NASync DXP4800 Pro – Bilder-Galerie
Im Test – UGREEN NASync DXP4800 Pro
Pro
- deutlich stärkere CPU als typische 4-Bay-NAS im Consumer-Segment
- integrierte iGPU für Hardware-Transcoding
- 2,5-GbE serienmäßig und wird realistisch ausgereizt
- sehr gute sequenzielle Leseleistung (nahe Netzlimit)
- stabile Performance unter Mischlast
- hohe Multitasking-Stabilität
- Container-Workloads laufen sauber parallel
- keine künstlichen Docker-Beschränkungen
- Plattform eignet sich klar für Self-Hosting
- Hardware start genug für mehrere parallele Dienste
- RAID5 mit vier HDDs performant nutzbar
- gute I/O-Verteilung unter Dauerlast
- System bleibt unter Last reaktionsschnell
- moderater Stromverbrauch im 24/7-Betrieb
- niedrige Grundlast ohne Workloads
- Lastanstieg unter Belastung proportional und nachvollziehbar
- thermisch stabil, keine kritische Temperaturspitzen
- gute Kühlleistung unter Dauerlast
- USB-Backup möglich
- Time-Machine-kompatibel
- Smartphone-Backup stabil im Parallelbetrieb
- Preislich attraktiv für die gebotene Hardware
Contra
- 8 GB RAM in der Basiskonfiguration für Virtualisierung knapp
- kein ECC-RAM
- HDD-RAID limitiert Random-I/O naturgemäß
- Software & App noch nicht vollständig lokalisiert
- Monitoring- und Analysefunktionen ausbaufähig

UGREEN NASync DXP4800 Pro – Einrichtung
Die Inbetriebnahme der DXP4800 Pro erfolgt ebenfalls wie bei den Schwestermodellen entweder über den Browser oder die mobile App. Trotz der leistungsstärkeren Hardware bleibt der Einstieg angenehm unkompliziert. Nach dem ersten Einschalten wird das NAS automatisch im Netzwerk erkannt und führt strukturiert durch die Grundkonfiguration.
Auffällig ist, dass sich die Professionalität der Hardware bereits im Einrichtungsprozess widerspiegelt. Neben der klassischen Netzwerkkonfiguration werden auch Multi-Gigabit-Schnittstellen unmittelbar sichtbar. Wer eine 2,5- oder 10-Gigabit-Infrastruktur nutzt, kann diese direkt berücksichtigen, ohne zusätzliche Umwege über etwaige Adapter oder manuelle Eingriffe.
Die Speicherinitialisierung ist klar aufgebaut und führt verständlich durch die RAID-Auswahl. Gleichzeitig erlaubt das System eine flexible Einbindung der beiden NVMe-Steckplätze. Die SSDs können entweder als Cache zur Beschleunigung oder als eigenständiger Speicherbereich konfiguriert werden. Diese Optionen sind logisch integriert und wirken nicht überladen.

Vom Start bis zum vollständig einsatzbereiten System vergeht auch hier weniger als eine Stunde. Das Setup bleibt strukturiert und nachvollziehbar, selbst wenn man erweiterte Funktionen aktiviert. Die DXP4800 Pro zeigt damit bereits bei der Einrichtung, dass sie sich zwar an ambitionierte Anwender richtet, aber bewusst keine unnötige technische Hürde aufbaut.
Besonders im Zusammenspiel mit einer bestehenden Multi-Gigabit-Infrastruktur wird deutlich, dass das Pro-Modell nicht nur für klassische Heimnetzwerke konzipiert wurde, sondern auch in leistungsorientierten Setups seinen Platz findet.
UGREEN NASync DXP4800 Pro – Software Desktop
Die Weboberfläche von UGOS Pro präsentiert sich auch auf der DXP4800 Pro modern, klar strukturiert und angenehm aufgeräumt. Trotz der leistungsstärkeren Hardware bleibt das Bedienkonzept identisch, sodass sich bestehende Nutzer sofort zurechtfinden. Menüs sind logisch gruppiert und zentrale Funktionen wie Speicherverwaltung, Benutzerrechte oder Netzwerkoptionen ohne Umwege erreichbar.

Im Alltag reagiert die Oberfläche durchgehend schnell. Selbst bei parallelen Dateiübertragungen über 2,5 GbE, laufenden Hintergrundprozessen oder aktiven Docker-Containers bleibt das System jederzeit ansprechbar. Es treten keine spürbaren Verzögerungen auf, auch wenn mehrere Aufgaben gleichzeitig ausgeführt werden.
Besonders im Bereich Netzwerk wird der Pro-Charakter sichtbar. Die Multi-Gigabit-Schnittstellen lassen sich übersichtlich verwalten, Status-Informationen sind transparent dargestellt und geben technisch interessierten Anwendern einen klaren Überblick über Bandbreite und Verbindungsstatus.

Auch Docker und Virtualisierung sind sauber in die Oberfläche integriert. Container lassen sich direkt über das System verwalten oder per Docker Compose einbinden. Die Ressourcenübersicht zeigt klar, wie CPU, Arbeitsspeicher und Netzwerk genutzt werden. Gerade bei der Pro-Version mit erweiterbarem RAM entsteht hier ein spürbar professioneller Eindruck.

Optisch bleibt UGOS Pro funktional und verzichtet auf überladene Effekte. Die Oberfläche wirkt erwachsen und zweckorientiert ohne steril zu erscheinen. Für typische NAS-Aufgaben ebenso geeignet wie für komplexere Setups, bei denen zusätzliche Dienste dauerhaft im Hintergrund laufen.

UGREEN NASync DXP4800 Pro – App
Die mobile App ist beim NASync DXP4800 Pro mehr als nur ein Zugriffswerkzeug. Sie fungiert als zentrale Steuer- und Medienoberfläche für Dateien, Fotos und Videos. UGREEN setzt weiterhin auf eine gebündelte Anwendung statt auf mehrere Einzel-Apps. Das reduziert Komplexität und sorgt für eine klar strukturierte Bedienoberfläche.
Navigation und Aufbau sind übersichtlich gehalten. Inhalte lassen sich schnell auffinden, freigeben oder herunterladen. Der automatische Smartphone-Upload arbeitet zuverlässig im Hintergrund und synchronisiert neue Fotos und Videos strukturiert auf das NAS. Nach Abschluss der Übertragung stehen die Inhalte unmittelbar in der App sowie über die Weboberfläche bereit.
Interessant wird es im Medienbereich. Im Test wurde ein 4K-Ultra-HD-Video parallel auf zwei Smartphones wiedergegeben. Die Wiedergabe erfolgte jeweils in heruntergerechneter Auflösung – einmal in Full HD, einmal in 720p. Beide Streams liefen stabil und ohne sichtbare Unterbrechungen. Auch das Springen innerhalb der Datei funktionierte ohne spürbare Verzögerung. Die Pro-Version zeigt hier klar, dass ausreichend Leistungsreserven für parallele mobile Zugriffe vorhanden sind. Gerade für Haushalte mit mehreren Endgeräten ist das ein relevanter Punkt. Die App eignet sich damit nicht nur für den gelegentlichen Zugriff, sondern auch für den gleichzeitigen Medienkonsum auf mehreren Geräten.
Insgesamt wirkt die App ausgereift und alltagstauglich. Sie ergänzt das NAS sinnvoll und macht den Cloud-Ersatz-Gedanken auch mobil konsequent nutzbar.

UGREEN NASync DXP4800 Pro – Netzwerk- & Alltags-Performance
Die DXP4800 Pro wirbt offensiv mit 2,5- und 10-Gigabit. Doch was bedeutet das im Alltag wirklich? Entscheidend ist nicht der theoretische Maximalwert, sondern das Verhalten im typischen Heim- oder Arbeitsnetz. Statt isolierter Rekordwerte standen praxisnahe Szenarien im Mittelpunkt. Getestet wurde mit macOS (Blackmagic Disk Speed Test), Windows (CrystalDiskMark) sowie realen Dateiübertragungen über SMB. Ziel war nicht, synthetische Spitzenwerte zu präsentieren, sondern zu zeigen, wie sich die DXP4800 Pro im typischen Heim- und Arbeitsumfeld verhält. Die Messungen erfolgten in drei klar getrennten Szenarien: klassischer WLAN-Haushalt, kabelgebundenes Gigabit-Netz und durchgängige 2,5-GbE-Infrastruktur.
Messergebnisse im Standard-Haushalt: NAS am Router, Endgeräte (Clients) per WLAN
Im typischen Zuhause steht das NAS am Router. Laptops, Tablets oder Desktop-PCs greifen per WLAN darauf zu. Genau dieses Szenario bildet für viele Nutzer den Alltag ab. Unabhängig davon, ob das NAS selbst am 1-GbE- oder 2,5-GbE-Port des Routers angeschlossen war, lagen die realen Transferraten im WLAN-Betrieb bei rund 90–100 MB/s.
- WLAN – Lesen (~90 MB/s) 30%
- WLAN – Schreiben (~100 MB/s) 33%
- Referenz: 2,5 GbE LAN (~300 MB/s) 100%
Die Einordnung ist entscheidend: Hier limitiert nicht das NAS, sondern das Funknetz. Selbst moderne WiFi-Standards mit hohen beworbenen Verbindungsraten erreichen über SMB in der Praxis selten deutlich mehr als Gigabit-Niveau. Für typische Aufgaben wie Foto-Uploads, Dokumentenablage, Medienbibliotheken, Time-Machine-Backups, usw. ist diese Geschwindigkeit vollkommen ausreichend. Das NAS bleibt dabei deutlich unter seiner eigentlichen Leistungsgrenze.
Messergebnisse kabelgebunden über 1 GbE
Wird ein Client per LAN-Kabel angebunden, jedoch weiterhin über 1-GbE-Switching betrieben, ergeben sich nahezu identische Werte. Die Transferraten lagen stabil bei rund 100 MB/s in beide Richtungen.
- 1 GbE – Lesen (~100 MB/s) 80%
- 1 GbE – Schreiben (~100 MB/s) 80%
- Referenz: 1 GbE theoretisch (~125 MB/s) 100%
Hier wird die physikalische Grenze von Gigabit-Ethernet sichtbar. Selbst wenn das NAS über schnellere Ports verfügt, bleibt die Geschwindigkeit auf Gigabit-Niveau gedeckelt, sobald ein einziges Element im Netzwerk (Switch, Router oder Client) nur 1 GbE unterstützt. Für viele Haushalte ist das weiterhin komfortabel schnell. Erst bei sehr großen Datenmengen oder häufigen Transfers wird der Wunsch nach mehr Bandbreite spürbar.
Messergebnisse kabelgebunden mit 2,5 GbE – hier zeigt auch die Pro-Version ihr Potential
Erst bei durchgängiger 2,5-GbE-Anbindung aller beteiligten Komponenten (NAS, Switch, Client) wird der Unterschied deutlich. In diesem Szenario erreichte die DXP4800 Pro beim Lesen rund 300 MB/s und schreibend etwa 280 MB/s über SMB.
- 2,5 GbE LAN – Lesen (≈300 MB/s) 96%
- 2,5 GbE LAN – Schreiben (≈280 MB/s) 90%
- Referenz: 2,5 GbE theoretisch (312 MB/s) 100%
Das entspricht nahezu der technisch erreichbaren Obergrenze von 2,5-GbE. Der Unterschied zu Gigabit ist nicht nur messbar, sondern spürbar: Große Dateiübertragungen dauern nur noch rund ein Drittel der Zeit. Backups, Videoprojekte oder umfangreiche Fotobibliotheken profitieren unmittelbar.
Wichtig ist jedoch die Voraussetzung: Sobald ein Element im Datenpfad nur 1 GbE beherrscht, fällt die Geschwindigkeit wieder auf Gigabit-Niveau zurück. Ein USB-3.1-basierter 2,5-GbE-Adapter genügt bereits, um ältere Clients aufzurüsten.
Damit ist klar: Die Hardware limitiert nicht – entscheidend ist die Infrastruktur.
Einordnung
Die Messungen zeigen ein klares Bild:
- Im WLAN-Betrieb bleibt das NAS weit unter seiner Leistungsgrenze.
- Über 1 GbE ist die Geschwindigkeit physikalisch gedeckelt.
- Erst mit 2,5 GbE bzw. 10 GbE wird das Potential der Pro-Version sichtbar.
Für den klassischen Cloud-Ersatz im Heimnetz reicht Gigabit vollkommen aus. Wer regelmäßig große Datenmengen bewegt oder mehrere Clients parallel bedient, profitiert jedoch spürbar von Multi-Gigabit.
Entscheidend ist: Die DXP4800 Pro limitiert nicht künstlich. Die erreichbare Geschwindigkeit wird durch die Netzwerkinfrastruktur bestimmt – nicht durch CPU oder interne Engpässe.
Messergebnisse – Systemlast und Temperaturverhalten zum Zeitpunkt der Tests
- CPU-Auslastung unter Last (Peaks ~15 %) 15%
- CPU-Auslastung im Durchschnitt (≈10 %) 10%
- Referenz: 100 % = theoretische Vollauslastung 100%
Parallel zu den Dateiübertragungen wurden Systemlast und Temperaturen beobachtet. Ziel war es zu prüfen, ob die gemessenen Transferraten durch Prozessorlast oder thermische Effekte beeinflusst werden. Selbst bei kontinuierlichen Transfers über 2,5 GbE blieb die CPU-Auslastung niedrig.
Das NAS war während der Transfers klar beschäftigt, aber weit von einer Auslastungsgrenze entfernt. Es trat keine CPU-Sättigung auf.
Messergebnisse – Temperaturverhalten unter Dauerlast
- CPU-Temperatur (~45–48 °C) 53%
- NVMe-SSD (~55 °C) 79%
- Netzwerkcontroller (~42–45 °C) 56%
- Referenz: 100 % = kritischer Temperaturbereich (CPU ~90 °C / NVMe ~70 °C / NIC ~80 °C) 100%
Auch thermisch zeigte sich ein unauffälliges Bild. Diese Werte liegen deutlich unterhalb kritischer Bereiche. Thermal Throttling war zu keinem Zeitpunkt zu beobachten. Für den 24/7-Betrieb mit regelmäßigen Transfers ist somit ausreichend thermische Reserve vorhanden.
Messergebnisse – Hinweis für technisch interessierte Leser
- Client → NAS (Upload): ≈2,35 Gbit/s 94%
- NAS → Client (Download): ≈2,34 Gbit/s 94%
- Referenz: 100 % = 2,5 Gbit/s (theoretisches Maximum) 100%
Zusätzlich zu den Datei-basierten Benchmarks wurde die reine Netzwerkleistung mit iPerf3 überprüft. Gemessen wurden rund 2,35 Gbit/s vom Client zum NAS sowie 2,34 Gbit/s in Gegenrichtung.
Damit wird bestätigt: Die 2,5-GbE-Schnittstelle wird technisch vollständig genutzt. Die geringfügig niedrigeren Werte bei Dateiübertragungen entstehen durch Protokoll-Overhead und Dateisystemzugriffe – nicht durch Netzwerkbegrenzung.
Messergebnisse / Benchmark (Slider)
Die Bilder zeigen exemplarisch die durchgeführten Tests. Diese Benchmarks stützen die Praxiswerte aus dem Alltagstest und zeigen konsistente Ergebnisse über unterschiedliche Testmethoden hinweg.

UGREEN NASync DXP4800 Pro – Fotos, Videos & Medien
Auch die Pro-Version positioniert sich klar als lokale Medienzentrale. Fotos, Videos und Musik sollen nicht nur gespeichert, sondern unmittelbar nutzbar sein: Ohne Umweg über externe Cloud-Dienste.
Nach dem automatischen Upload stehen Fotos und Videos praktisch sofort zur Verfügung. Die Wiedergabe über Browser oder mobile App erfolgt ohne spürbare Verzögerung. Full-HD- und 4K-Inhalte starten im lokalen Netzwerk zügig und laufen stabil, auch bei größeren Dateigrößen oder parallelem Zugriff mehrerer Geräte. Kapitelwechsel und Spulvorgänge reagieren direkt. Gerade hier zeigt sich die Reserve der Pro-Hardware.
Im Unterschied zum Plus-Modell wurde das System im Test jedoch nicht ausschließlich mit den integrierten Anwendungen betrieben. Zusätzlich liefen Jellyfin und Immich als Docker-Dienste parallel. Das Ziel war es, nicht nur die Out-of-the-Box-Funktionalität zu prüfen, sondern die Plattform unter realer Mehrfachbelastung zu betrachten.
Integrierte Medien-Apps: lokal, unkompliziert und direkt nutzbar
Die vorinstallierten Anwendungen „Musik“ und „Theater“ verfolgen weiterhin einen klar lokalen Ansatz. Inhalte werden indexiert, strukturiert dargestellt und mit Metadaten angereichert. Für viele Haushalte ist das völlig ausreichend.
Die Musik-App bietet eine übersichtliche Bibliotheksansicht mit automatischer Sortierung nach Interpreten, Alben und Genres. Die Wiedergabe funktioniert im Browser ebenso wie über mobile Geräte im Heimnetz. Für klassische Familienszenarien ersetzt das einfache Streaming-Lösungen vollständig.
Die Theater-App strukturiert Filme und Serien visuell ansprechend, ergänzt Poster und grundlegende Metadaten und eignet sich für unkomplizierte Heimkino-Setups. Wer keine zusätzliche Media-Server-Software betreiben möchte, erhält hier eine sofort einsatzbereite Lösung.
Die Pro-Version verändert diese Grundfunktionalität nicht – sie erweitert sie durch mehr Leistungsreserven.
Paralleles 4K-Streaming unter Last
Im Test wurden zwei 4K-Ultra-HD-Videos gleichzeitig gestreamt. Beide Clients erhielten automatisch angepasste Auflösungen (Full HD bzw. 720p). Die Hardware-Transkodierung lief stabil, ohne Ruckler oder sichtbare Qualitätsverluste. Die iGPU-Auslastung blieb moderat, die CPU hatte weiterhin Reserven. Selbst bei gleichzeitiger Container-Last (Immich-Indexierung, SMB-Transfers) blieb die Wiedergabe flüssig.
Damit wird klar: Die DXP4800 Pro ist nicht nur in der Lage, einzelne Medienstreams zu bedienen, sondern bewältigt Mischlast aus Medien, Uploads und Hintergrundprozessen zuverlässig.
KI-gestützte Fotoanalyse – weiterhin lokal
Wie bereits beim Plus-Modell stellt sich auch hier die Frage nach der Datenverarbeitung: Erfolgt die Analyse lokal oder cloudbasiert?
Während eines umfangreichen Upload-Tests wurde der Internetverkehr des NAS protokolliert. Parallel zur Indexierung und KI-Analyse ließ sich kein signifikanter externer Upstream feststellen. Der gesamte Tagesverkehr bewegte sich weiterhin im zweistelligen Megabyte-Bereich. Auffällige Upload-Spitzen, wie sie bei cloudbasierter Bildverarbeitung zu erwarten wären, traten nicht auf. Diese Beobachtung spricht klar dafür, dass Bildanalyse, Erkennung von Personen, Texten oder Objekten lokal auf dem Gerät erfolgt.
Eine vollständige Paketinspektion wurde nicht durchgeführt. Auf Basis der gemessenen Netzwerklast ergeben sich jedoch keine Hinweise auf eine externe Verarbeitung der Bilddaten. Für Nutzer mit hohem Datenschutzanspruch bleibt damit auch die Pro-Version eine echte Alternative zu Google Fotos oder iCloud Fotos.
Medienplattform statt nur Medienablage
Der Unterschied zwischen Plus und Pro liegt weniger in den sichtbaren Funktionen als in der Belastbarkeit unter gleichzeitiger Nutzung. Während Fotos indexiert werden, Streams laufen und im Hintergrund Backups erfolgen, bleibt die Oberfläche reaktionsschnell. Es treten keine Aussetzer oder Verzögerungen auf. Genau dieses Verhalten unterscheidet eine reine Speicherlösung von einer belastbaren Plattform. Die DXP4800 Pro erweitert den Medienansatz des Plus-Modells also nicht durch neue Apps, sondern durch spürbar höhere Reserven und stabileres Verhalten unter paralleler Nutzung.

UGREEN NASync DXP4800 Pro – Lautstärke & Wohnraum-Tauglichkeit
Hohe Leistungsreserven sind im Alltag nur dann sinnvoll, wenn sie nicht mit einer störenden Geräuschkulisse einhergehen. Gerade im Wohn- oder Arbeitszimmerbetrieb spielt die akustische Wahrnehmung eine entscheidende Rolle. Ein NAS, das dauerhaft im Wohn- oder Arbeitsbereich betrieben wird, muss nicht nur stabil arbeiten, sondern auch akustisch kontrollierbar bleiben. Gerade bei einem System, das mehrere Container, Medienstreams und Hintergrundprozesse parallel ausführt, stellt sich die Frage, wie sich diese Last im Geräuschverhalten niederschlägt.
Gemessen wurde die DXP4800 Pro unter realistischen Bedingungen in einem normalen Wohnraum bei vollständig bestückten vier WD Red Plus 4 TB im RAID5-Verbund.
Messergebnisse – Lautstärke
- Leerlaufbetrieb (~32 dB(A)) 64%
- Festplattenzugriffe unter Last (~45 dB(A)) 90%
- Dauerlast (Transcoding + I/O) (~46 dB(A)) 92%
- Referenz: 50 dB(A) = deutlich wahrnehmbar 100%
Im Leerlauf, also bei aktiven Containern ohne intensive Festplattenzugriffe, bewegt sich das System auf einem ruhigen Grundniveau um etwa 32 dB(A). In typischer Wohnumgebung ist das Gerät damit kaum wahrnehmbar, sofern keine unmittelbare Nähe zum Arbeitsplatz besteht. Sobald größere Dateiübertragungen, Backups oder RAID-Schreibvorgänge einsetzen, steigt der Pegel messbar an. Kurzzeitig wurden Werte um 45 dB(A) erreicht. Diese Erhöhung geht eindeutig auf die mechanische Aktivität der vier HDDs zurück. Es handelt sich um das typische Zugriffsgeräusch rotierender Datenträger, nicht um ein hochfrequentes oder unangenehmes Fiepen.
Interessant im Pro-Betrieb: Selbst unter kombinierter Last, also gleichzeitiges 4K-Transcoding, Containerbetrieb und parallele Dateiübertragung, blieb das akustische Verhalten konsistent. Die Lüftercharakteristik änderte sich nicht abrupt, es traten keine plötzlichen Drehzahlsprünge oder unangenehme Resonanzen auf.
Das bedeutet: Mehr Rechenleistung führt hier nicht zu einer aggressiveren Geräuschkulisse. Die CPU-Last wirkt sich akustisch deutlich weniger aus als die mechanischen Zugriffe der Festplatten.
Die DXP4800 Pro verhält sich akustisch wie ein klassisches, voll bestücktes 4-Bay-HDD-NAS. Wer absolute Stille erwartet, sollte grundsätzlich auf SSD-only-Konfigurationen setzen. Für ein System mit vier mechanischen Laufwerken bleibt die Geräuschentwicklung jedoch kontrolliert und berechenbar. Unter Last hörbar, im Leerlauf zurückhaltend. Gerade im Vergleich zu leistungsstärkeren DIY-Servern oder Mini-PC-Lösungen mit aktiver Kühlung wirkt die Geräuschcharakteristik eher sachlich als dominant. Damit bleibt die Pro-Version wohnraumtauglich, mit der realistischen Einschränkung, dass mechanische Datenträger unter Aktivität akustisch präsent sind.

UGREEN NASync DXP4800 Pro – Backup-Praxis
Ein NAS, das als Cloud-Ersatz fungiert, übernimmt nicht nur die Rolle eines Datenspeichers, sondern wird zur zentralen Vertrauensinstanz im eigenen Netzwerk. Fotos, Passwörter, Kalender, Container-Datenbanken, Medienarchive: alles liegt lokal. Genau deshalb ist die Backup-Strategie bei der DXP4800 Pro kein Nebenthema, sondern elementarer Bestandteil des Gesamtkonzepts. Während beim Plus-Modell der Fokus klar auf komfortablen Privatanwender-Backups lag, wurde die Pro-Version im Test als dauerhafte Infrastruktur betrieben. Entsprechend vielfältig fielen die Backup-Szenarien aus.
Smartphone-Backup und Medienarchive
Der automatische Upload von Fotos und Videos über die mobile App funktioniert weiterhin zuverlässig. Auch bei größeren Upload-Serien mit mehreren tausend Bildern blieb der Prozess stabil. Neue Inhalte werden im Hintergrund übertragen, indexiert und stehen unmittelbar zur Verfügung. Entscheidend im Pro-Kontext ist jedoch etwas anderes: Der Upload lief parallel zu Container-Diensten, SMB-Transfers und Transcoding-Prozessen. Es kam zu keinen Abbrüchen oder Inkonsistenzen. Das System priorisiert nicht aggressiv, sondern verteilt die Ressourcen gleichmäßig. Backups laufen im Hintergrund, ohne andere Dienste spürbar auszubremsen.
Klassische Client-Backups (Time Machine & Netzwerk-Sicherungen)
Auch im Pro-Szenario bleibt das NAS ein vollwertiges Ziel für macOS Time Machine oder klassische Windows-Dateisicherungen. Die Einrichtung ist identisch unkompliziert: Bonjour aktivieren, Zielordner definieren. Der Mac erkennt das NAS anschließend automatisch als Time Machine Ziel.
Im Test liefen wiederholt Time-Machine-Sicherungen, während gleichzeitig Medien gestreamt und Container-Dienste genutzt wurden. Selbst größere inkrementelle Backups führten nicht zu Performance-Einbrüchen im System. Hier zeigt sich der Vorteil der 2,5-GbE-Anbindung: Selbst wenn ein Backup mehrere hundert Gigabyte umfasst, wird das Netzwerk nicht zum Flaschenhals, solange die Infrastruktur entsprechend ausgelegt ist.
Container-Daten sichern – was wirklich gesichert wird
Containerisierte Anwendungen wie Immich, Vaultwarden oder Baikal speichern ihre Daten in persistenten Volumes auf dem NAS selbst. Für Anwender bedeutet das: Wer sein NAS als zentrale Cloud-Alternative betreibt, muss auch das NAS selbst sichern. Hier gibt es mehrere sinnvolle Ansätze:
- regelmäßige Sicherung der Docker-Volumes auf ein externes USB-Laufwerk
- Replikation auf ein zweites NAS
- versionierte Backups wichtiger Verzeichnisse
- Datenbank-Dumps für besonders kritische Dienste (z. B. Vaultwarden)
Gerade im Self-Hosting-Szenario ist dieser Punkt entscheidend. RAID5 ersetzt kein Backup. Es schützt vor dem Ausfall einer Festplatte, nicht jedoch vor Fehlkonfiguration, versehentlichem Löschen oder beschädigten Container-Datenbanken.
USB-Backup als physische Trennung
Die Möglichkeit, externe USB-Laufwerke als Backup-Ziel einzubinden, bleibt erhalten. Im Pro-Betrieb gewinnt dieser Punkt an Bedeutung. Ein RAID5 schützt vor dem Ausfall einzelner Festplatten. Es schützt nicht vor Bedienfehlern, Malware oder logischen Datenverlusten. Ein externes Backup, das physisch vom System getrennt wird, bietet hier eine zusätzliche Sicherheitsebene.
Gerade im Self-Hosting-Szenario empfiehlt sich ein periodisches Offline-Backup wichtiger Datenbestände wie:
- Container-Backups
- Passwortdatenbanken
- Fotosammlungen
- Konfigurationsdateien
Nach Abschluss der Sicherung lässt sich das Laufwerk trennen und separat aufbewahren, ein klassisches Offline-Backup.
Performance unter paralleler Sicherung
Im Test liefen Backups nicht isoliert, sondern im Mischbetrieb. Während ein Mac sicherte, wurden 4K-Videos transkodiert und gleichzeitig Container-Dienste genutzt. Das System blieb stabil. CPU-Last und Temperatur bewegten sich weiterhin im unkritischen Bereich. Die Backup-Performance wurde nicht künstlich begrenzt, sondern passte sich der verfügbaren Bandbreite an. Entscheidend ist hier weniger die absolute Geschwindigkeit als die Stabilität. Es kam zu keinem Zeitpunkt zu Hängern, Neustarts oder Container-Abstürzen.
Einordnung
Die Backup-Praxis der DXP4800 Pro zeigt ein klares Bild: Sie ist nicht nur für einfache Haushalts-Backups geeignet, sondern funktioniert auch als zentrale Sicherungsinstanz in einem Self-Hosting-Szenario mit mehreren parallelen Diensten. Automatisierte Smartphone-Uploads, Client-Backups, Docker-Daten und optionale USB-Offsite-Sicherungen greifen ineinander. Das System bleibt dabei berechenbar und stabil. Das NAS ist nicht nur Datengrab, sondern aktiver Bestandteil einer strukturierten Backup-Strategie.

UGREEN NASync DXP4800 Pro – Stromverbrauch
Ein NAS, das als Cloud-Ersatz fungiert, läuft nicht gelegentlich: es läuft dauerhaft. Reverse Proxy, VPN, Foto-Indexierung, DNS-Filter, Medienserver und Container-Dienste sind rund um die Uhr aktiv. Entsprechend relevant ist der reale Energiebedarf im 24/7-Betrieb.
Im Test wurde der Verbrauch nicht nur im klassischen Idle-Zustand gemessen, sondern auch unter kombinierter Last aus Dateiübertragungen, Transcoding und aktiven Docker-Containern.

Der Screenshot zeigt drei klar unterscheidbare Betriebszustände:
- links der reduzierte Basisbetrieb ohne vollständigen Container-Stack (~24 W)
- mittig die gezielte Lastphase mit Benchmarks und Transcoding (Spitzen bis ~56 W)
- rechts der reale 24/7-Idle mit allen produktiven Containern aktiv (~33–35 W)
Messergebnisse – Grundsystem ohne Container-Stack
- Basisbetrieb ohne produktiven Container-Stack (~20–24 W) 40%
- Referenz: 60 W = obere Dauerlast-Orientierung 100%
Im reduzierten Grundbetrieb, RAID5 aktiv, Systemdienste geladen, jedoch ohne produktive Container-Umgebung, lag die Leistungsaufnahme zwischen etwa 20 und 24 Watt. Hier liefen:
- Basissystem
- RAID5 mit vier HDDs
- interne Systemdienste
- Netzwerkdienste
Keine aktive Medienverarbeitung, keine ML-Analyse, keine parallelen Container-Workloads. Die Hardwarebasis selbst arbeitet in diesem Zustand effizient und unauffällig.
Messergebnisse – Idle mit produktiver Container-Umgebung
- 24/7-Idle mit vollständigem Container-Stack (~33–35 W) 58%
- Referenz: 60 W = obere Dauerlast-Orientierung 100%
Nach Aktivierung der produktiven Self-Hosting-Umgebung (Immich, Vaultwarden, Pi-hole, Baikal, Jellyfin, nginx Proxy Manager, wg-easy, Monitoring) stabilisierte sich der Verbrauch bei rund 33 bis 35 Watt. Der Mehrverbrauch gegenüber dem Grundsystem beträgt damit etwa 10 bis 15 Watt. Das ist technisch plausibel, da:
- mehrere persistente Container laufen
- Reverse Proxy mit TLS aktiv ist
- Datenbankprozesse im Hintergrund arbeiten
- HDDs häufiger aktiv sind
Dieser Wert beschreibt den realistischen Dauerbetrieb einer selbst betriebenen Infrastruktur.
Messergebnisse – Lastbetrieb
- Nachhaltige Dauerlast (~45–46 W) 75%
- Kurzzeitige Peak-Werte (~55–56 W) 93%
- Referenz: 60 W = obere Dauerlast-Orientierung 100%
Unter gezielter Belastung – große SMB-Transfers über 2,5 GbE, parallele Transcoding-Prozesse in Jellyfin sowie Storage-Benchmarks – bewegte sich der Verbrauch im stabilen Lastbetrieb bei rund 45 bis 46 Watt. Zusätzlich sind im Diagramm kurzzeitige Spitzen von bis zu etwa 55–56 Watt sichtbar. Diese traten während synthetischer Benchmarks beziehungsweise beim gleichzeitigen Anlaufen mehrerer Lastquellen auf.
Wichtig ist die Einordnung:
- ~45 Watt beschreiben die nachhaltige Dauerlast
- ~55–56 Watt sind kurzfristige Peaks
- kein dauerhaft erhöhter Verbrauch
Nach Abschluss der Transfers oder Benchmarks fiel der Energiebedarf unmittelbar wieder auf das Idle-Niveau zurück. Der Anstieg unter Last ist technisch nachvollziehbar:
- höhere CPU-Last
- iGPU-Aktivität
- intensivere HDD-Zugriffe
- erhöhte Netzwerkaktivität
Der Mehrverbrauch erfolgt proportional zur Auslastung. Es treten keine ineffizienten oder unkontrollierten Lastsprünge auf.
Einordnung für Pro-Anwender
Die DXP4800 Pro zeigt ein klar strukturiertes Energieprofil:
- ~20–24 W: Hardware-Grundsystem
- ~33–35 W: echter 24/7-Self-Hosting-Betrieb
- ~45 W: Mischlast
- ~55–56 W: Lastspitzen
Für ein 4-Bay-NAS mit RAID5, iGPU, 2,5-GbE und aktivem Container-Stack ist dieses Verhalten technisch plausibel und im Dauerbetrieb effizient. Der relevante Wert für Cloud-Ersatz-Szenarien liegt nicht im Peak, sondern im stabilen Idle mit Container-Stack. Dieser bewegt sich im Bereich moderater 30 Watt.
Fazit zum Energieverhalten
Die DXP4800 Pro zeigt ein konsistentes und planbares Stromprofil:
- niedrige Grundlast im Basissystem
- moderater Mehrverbrauch im produktiven 24/7-Betrieb
- klar abgegrenzte, kurzfristige Peak-Werte
- kein dauerhaft erhöhter Verbrauch
- keine auffälligen Lastspitzen im Dauerbetrieb
Für ein leistungsfähiges 4-Bay-NAS mit iGPU, 2,5 GbE und aktivem Container-Stack ist das Verhalten angemessen und gut für den Dauerbetrieb geeignet. Ein System, das VPN, Reverse Proxy, Foto-Indexierung und Medienserver gleichzeitig ersetzt, verbraucht damit weniger Energie als viele einzelne Spezialgeräte im Heimnetz.

UGREEN NASync DXP4800 Pro – Sicherheit & Fernzugriff
Ein NAS, das als vollständiger Cloud-Ersatz betrieben wird, steht automatisch im Fokus sicherheitsrelevanter Überlegungen. Sobald Passwortmanager, Kalender, VPN-Zugang oder Reverse Proxy auf dem System laufen, reicht „funktioniert schon“ nicht mehr aus. Entscheidend ist die Frage, wie flexibel sich das Gerät in eine eigene Sicherheitsarchitektur integrieren lässt.
Wie bereits beim Plus-Modell bildet auch bei der Pro-Version ein klassisches Benutzer- und Rechtesystem die Basis. Freigaben lassen sich granular einzelnen Benutzern oder Gruppen zuweisen. Für Familien oder kleinere Teams ist das ausreichend und übersichtlich.
Im Pro-Szenario wurde jedoch nicht nur mit einfachen Dateifreigaben gearbeitet, sondern mit containerisierten Diensten. Dadurch verschiebt sich die Sicherheitsbetrachtung von „Ordnerrechte“ hin zu „Dienstarchitektur“.
Hersteller-Remotezugriff: Komfortlösung mit klarer Zielgruppe
UGREEN bietet mit UGREENlink einen integrierten Remotezugriff, der ohne manuelle Portfreigaben funktioniert. Für Privatanwender ist das eine komfortable Lösung, da:
- keine Router-Konfiguration notwendig ist
- Zertifikatsverwaltung automatisiert erfolgt
- die Erreichbarkeit von außen schnell eingerichtet ist
Im Test funktionierte dieser Zugriff zuverlässig. Dateien und Medien ließen sich auch mobil ohne spürbare Verzögerungen abrufen. Für ein klassisches Heim-NAS ist das absolut ausreichend. Im Pro-Setup wurde dieser Weg jedoch bewusst nicht genutzt.
Eigene Infrastruktur: Reverse Proxy und VPN
Stattdessen kam eine vollständig selbst verwaltete Architektur zum Einsatz:
- nginx proxy manager als Reverse Proxy
- eigene TLS-Zertifikate (Let’s Encrypt)
- wg-easy als eigener WireGuard-Server
- segmentierte VLAN-Struktur
- kein direktes Port-Forwarding einzelner Container

Der Zugriff von außen erfolgte ausschließlich über VPN oder gezielt abgesicherte HTTPS-Endpunkte. Das hat mehrere Vorteile:
- vollständige Kontrolle über Zertifikate
- keine Abhängigkeit von einem Hersteller-Dienst
- klare Trennung zwischen internen Diensten und öffentlich erreichbaren Endpunkten
- Integration in bestehende Firewall- und VLAN-Konzepte
Gerade in einem Setup mit Vaultwarden, Immich oder Kalenderdiensten ist dieser Ansatz technisch sauberer.
VPN statt offener Dienste
Im Pro-Szenario wurde WireGuard als primärer Fernzugriff genutzt. Externe Geräte verbinden sich zunächst per VPN ins Heimnetz und greifen anschließend so auf das NAS zu, als befänden sie sich lokal im Netzwerk.
Das reduziert die Angriffsfläche erheblich:
- keine offenen SMB-Ports
- kein direkt exponiertes Verwaltungsinterface
- keine unnötigen offenen Container-Ports
Der Zugriff erfolgt verschlüsselt und vollständig kontrolliert.

DNS-Filter im Sicherheitskonzept
Ein DNS-Filter wie Pi-hole kann sinnvoll in die Sicherheitsarchitektur integriert werden, wurde jedoch im Rahmen des Pro-Setups bewusst als eigenständiger Netzwerkdienst betrachtet und entsprechend separat eingebunden.
Die technische Umsetzung sowie Besonderheiten bei der Netzwerkintegration werden im Pro-User-Kapitel detailliert erläutert. An dieser Stelle ist lediglich relevant: Die Plattform steht einer sauberen DNS-Filter-Integration nicht im Weg und erlaubt eine vollständige Einbindung in bestehende Netzwerk- und VLAN-Konzepte.
Gerade im Zusammenspiel mit VPN, Reverse Proxy und segmentierten Netzen entsteht so eine klar strukturierte Sicherheitsarchitektur ohne Herstellerbindung.
Lokaler Betrieb ohne Cloud-Abhängigkeit
Ein wesentlicher Aspekt im Test war die Frage, wie abhängig das System von externer Infrastruktur ist.
Die DXP4800 Pro lässt sich vollständig lokal betreiben:
- Dateifreigaben
- Container-Dienste
- VPN
- Reverse Proxy
- Medienzugriff
- Backup-Ziele
All das funktioniert auch ohne aktive Internetverbindung.
Der Internetzugang wird benötigt für Updates, Zertifikatsverlängerung (Let’s Encrypt), optionalen Hersteller-Remotezugriff. Das System bleibt jedoch auch bei unterbrochener Internetverbindung intern voll funktionsfähig. Für ein Self-Hosting-Szenario ist das ein entscheidender Punkt.
Sicherheitsbewertung im Pro-Kontext
Im Standardbetrieb bietet das NAS einen komfortablen Fernzugriff für Privatanwender.
Im Pro-Betrieb zeigt sich jedoch die wichtigere Eigenschaft: Offenheit.
- Keine künstliche Beschränkung von Reverse Proxy
- Keine Einschränkung bei Docker
- Keine Bindung an proprietäre Cloud-Dienste
- Integration in eigene Netzwerkarchitektur möglich
Die Plattform zwingt den Nutzer nicht in ein geschlossenes Ökosystem. Und genau das ist im Cloud-Ersatz-Szenario entscheidend.

UGREEN NASync DXP4800 Pro – Stabilität & Zuverlässigkeit
Im Prosumer-Einsatz entscheidet nicht die maximale Transferrate über die Alltagstauglichkeit, sondern die Frage, ob ein System unter Dauerlast berechenbar bleibt. Genau hier wurde die DXP4800 Pro bewusst nicht geschont: 24/7-Betrieb, aktive Container, parallele Zugriffe und wiederholte Lastspitzen gehörten zum normalen Testszenario.
Im gesamten Testzeitraum kam es zu keinen Abstürzen, keinen unerwarteten Neustarts und keinen Container-Fehlern. Dienste wie Reverse Proxy, VPN, Passwortmanager, Fotoverwaltung und Medienserver liefen dauerhaft stabil. Auch nach intensiven Dateiübertragungen oder parallelen Prozessen blieb die Systemoberfläche erreichbar und reagierte ohne spürbare Verzögerung.
Auffällig war dabei vor allem das konsistente Verhalten unter kombinierter Last. Selbst wenn mehrere Prozesse gleichzeitig aktiv waren, wirkte das System nicht blockiert, sondern schlicht beschäftigt. Hintergrunddienste liefen weiter, Uploads wurden fortgesetzt und Streams blieben stabil. Es gab keine Situation, in der das NAS „eingefroren“ wirkte oder Eingaben verzögert umsetzte.
Auch bei Neustarts zeigte sich ein sauberes Verhalten. Container starteten automatisch wieder, Netzfreigaben waren ohne manuelles Eingreifen verfügbar und gespeicherte Konfigurationen blieben unverändert. Gerade für eine selbst betriebene Infrastruktur ist diese Verlässlichkeit wichtiger als einzelne Benchmark-Werte.
Ein weiterer Aspekt der Zuverlässigkeit betrifft das Monitoring. Systemzustände, Speicherauslastung und Laufwerksstatus sind klar einsehbar. Fehler oder Auffälligkeiten würden unmittelbar sichtbar werden. Während des Tests traten jedoch weder Warnmeldungen noch inkonsistente Zustände auf.
Natürlich ersetzt ein mehrwöchiger Praxistest keine jahrelange Dauererfahrung. Innerhalb des getesteten Zeitraums vermittelte die DXP4800 Pro jedoch ein stabiles, kontrolliertes Gesamtbild. Sie arbeitet im Hintergrund, erledigt ihre Aufgaben und verhält sich auch unter anspruchsvolleren Szenarien nachvollziehbar.
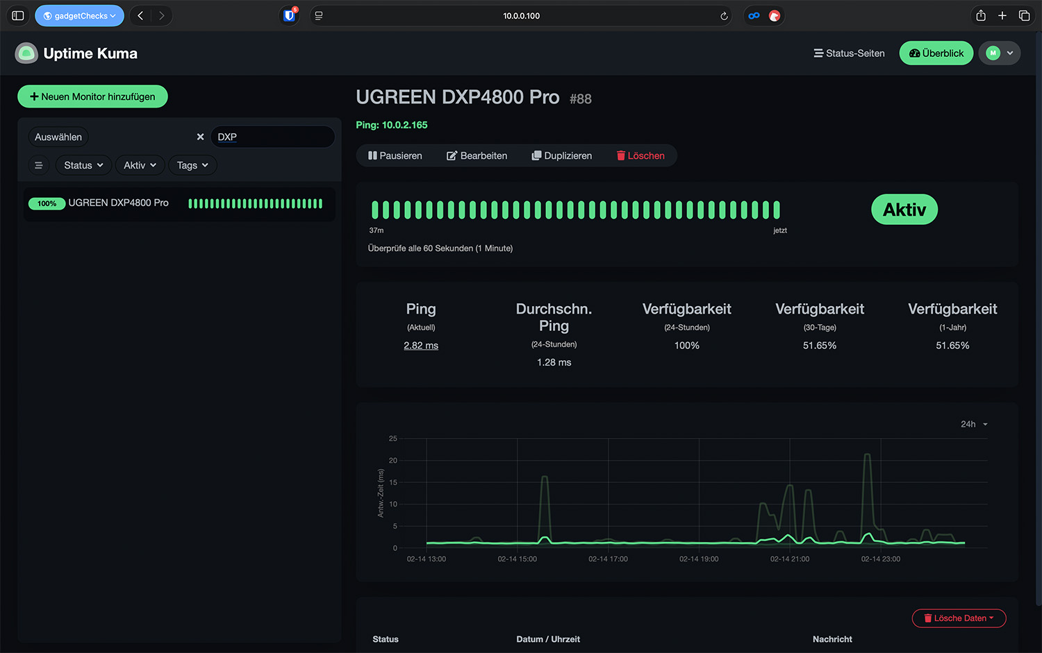
Für ein Prosumer-NAS ist genau diese Berechenbarkeit entscheidend: kein spektakuläres Verhalten, sondern kontinuierliche Zuverlässigkeit im täglichen Betrieb. Die Überwachung mit Uptime-Kuma zeigte keinerlei Ausfälle oder Dienstunterbrechungen.

UGREEN NASync DXP4800 Pro – Pro-User
Doch was passiert, wenn man das System nicht als NAS, sondern als Infrastruktur betrachtet? Wenn es nicht nur Dateien speichert, sondern Dienste ersetzt? Wenn Kalender, Passwortmanager, DNS-Filter, VPN, Reverse Proxy, Medienserver und Fotoverwaltung gleichzeitig laufen, und zwar dauerhaft?
Die DXP4800 Pro wurde im Test nicht als klassisches NAS betrieben, das ein paar Dateien bereitstellt und gelegentlich Fotos sortiert. Der Ansatz war konsequent: vollständiger Cloud-Ersatz. Keine externe Foto-Cloud, kein Drittanbieter-Passwortmanager, kein ausgelagerter Kalender, kein VPN-Dienst aus fremder Infrastruktur. Ziel war es, zentrale Dienste dauerhaft lokal zu betreiben – stabil, performant und ohne spürbare Kompromisse.
Genau an diesem Punkt zeigt sich, ob ein NAS nur Benchmarks liefert oder reale Infrastruktur tragen kann. Ein Prosumer-System muss nicht nur große Dateien schnell übertragen, sondern mehrere Dienste parallel bedienen, TLS-Zertifikate verwalten, VPN-Verbindungen terminieren, Medien transkodieren und gleichzeitig klassische Dateioperationen ausführen.

Die integrierten Anwendungen des Systems sind funktional und für viele Anwender vollkommen ausreichend. Wer jedoch bewusst aus der Cloud aussteigt, sucht maximale Kontrolle und technische Flexibilität. Container sind hier der logische Schritt.
Im Dauerbetrieb liefen:
- watchtower (automatische Container-Updates)
- nginx proxy manager (Reverse Proxy & Zertifikate)
- wg-easy (eigener WireGuard-Server)
- Baikal (CalDAV/CardDAV)
- Immich (Google-Fotos-Alternative)
- Vaultwarden (Passwortmanager)
- Jellyfin (Medienserver)
- Pi-hole (DNS-Filter)
- Dockge (Compose-Verwaltung)
- Beszel (Monitoring)
Dieses Setup ersetzt mehrere Cloud-Dienste vollständig und läuft zentral auf der DXP4800 Pro.
Für die Docker-Container-Verwaltung wurde bewusst Dockge verwendet, da man im Gegensatz zur internen Docker-GUI von UGOS Pro auch so genannte .env-Dateien anlegen kann. Außerdem ist es sehr leichtgewichtig und benötigt kaum Systemressourcen. Alternativen für Dockge wären z. B. Dockhand, Portainer, usw.

Parallel wurde zusätzlich eine Linux-Mint-Desktop-VM getestet.
Die entscheidende Frage lautete daher nicht, ob einzelne Dienste starten, sondern ob das System unter kombinierter Real-Last stabil bleibt. Um das einzuordnen, wurde das System bewusst nicht isoliert getestet, sondern unter kombinierter Dauerlast betrieben.
Multilast-Verhalten: Stabilität anstatt Show-Werte
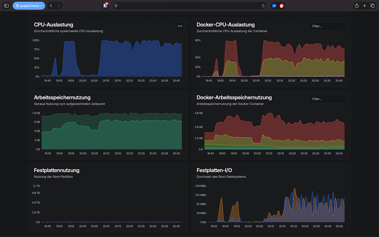
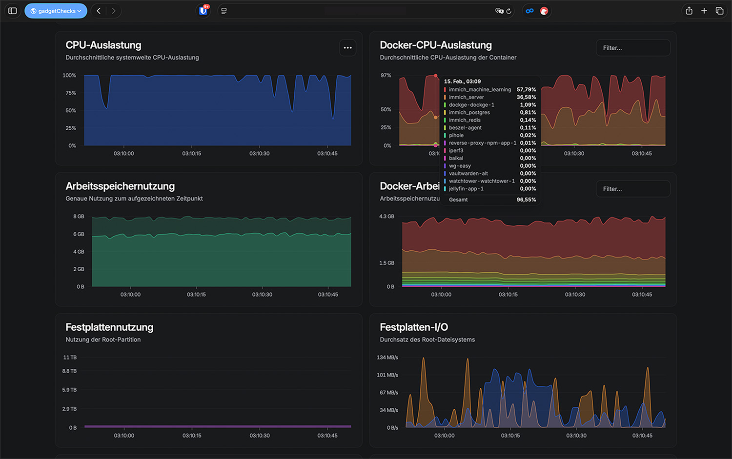
- CPU unter kombinierter Last – Ø < 15 % 15%
- GPU bei 2× 4K-Transcoding – ~30–40 % 35%
- RAM mit VM + Containern – ~85–90 % von 8 GB 90%
- Referenz: 100 % = Vollauslastung / 8 GB RAM 100%
Unter paralleler Belastung – Immich-Upload mit aktiver ML-Analyse, große SMB-Transfers, Medienstreaming und gleichzeitiger Systemüberwachung – zeigte das NAS keine Instabilitäten. Es kam weder zu Container-Abstürzen noch zu I/O-Blockaden oder Netzwerkabbrüchen. Die verfügbare Bandbreite wurde konsistent zwischen den Prozessen verteilt.
Entscheidend ist hier weniger die Spitzenleistung als das Skalierungsverhalten. Das System wirkt beschäftigt, aber nicht überfordert. Die CPU blieb in allen Szenarien klar unterhalb kritischer Bereiche. Die Limitierung zeigte sich, erwartungsgemäß, eher beim Arbeitsspeicher.

Sequenzielle Workloads: Stärke des RAID5
- Sequenzielles Lesen – ~340 MiB/s 85%
- Sequenzielles Schreiben – ~115–180 MiB/s 45%
- Optimal ausgerichteter interner Test – ~345 MiB/s 86%
- Referenz: ~400 MiB/s = realistische HDD-RAID-Obergrenze 100%
Im direkten internen Storage-Test mit stripe-aligned Zugriffen erreichte das RAID5 aus vier WD Red Plus sequenzielle Leseraten von ca. 330 MiB/s. Schreibend lagen die Werte mit rund 123 MBit/s RAID5-typisch darunter. Beim Zugriff über 2,5 GbE werden maximal 300 MiB/s erreicht und die Geschwindigkeit des Netzwerks beim Lesen vollständig ausgereizt. Das NAS limitiert hier nicht.
Interessant war die Sensibilität gegenüber Block-Alignment. Nicht optimal ausgerichtete Blockgrößen reduzierten synthetische Benchmarks deutlich. Das RAID selbst ist jedoch nicht langsam – es reagiert lediglich erwartungsgemäß auf Zugriffsmuster. Im praxisnahen sequentiellen Betrieb arbeitet es stabil und konsistent.

Random I/O: Die physikalische Grenze von HDD-RAID
Die klare Grenze zeigt sich bei 4K-Random-Workloads. Hier lagen die IOPS-Werte im niedrigen vierstelligen Bereich, bei teils deutlich erhöhten Latenzen. Diese Werte entsprechen exakt der physikalischen Charakteristik eines HDD-basierten RAID5-Arrays. Kleine, zufällige Schreibzugriffe verursachen zusätzliche Paritätsberechnungen und Read-Modify-Write-Zyklen. Die gemessenen Latenzen erklären unmittelbar das Verhalten der getesteten Desktop-VM.
Hier wird der Unterschied zwischen Service-Workloads und interaktiven Workloads sichtbar. Containerisierte Dienste arbeiten überwiegend sequenziell oder asynchron. Eine Desktop-VM erzeugt dagegen kontinuierlich kleine synchrone Schreibzugriffe – Metadaten, Journaling, GUI-Operationen. Auf einem HDD-RAID führt das zwangsläufig zu Trägheit.

Virtualisierung: CPU stark, RAM und I/O limitieren
- RAM-Auslastung mit VM + Docker – ~90 % von 8 GB 90%
- CPU unter VM-Last – Ø < 15 % 15%
- Referenz: 8 GB RAM = 100 % 100%
Die Linux-Mint-VM ließ sich in der getesteten Konfiguration (8 GB Gesamtspeicher) mit 4 GB RAM unter Container-Last nicht stabil starten. Erst mit 2 GB RAM bootete das System, blieb im Desktop-Betrieb jedoch deutlich verzögert. Die CPU war in keinem Szenario der Engpass. Entscheidend war die Kombination aus begrenztem Arbeitsspeicher und HDD-typischem Random-I/O-Verhalten. Eine headless Server-VM ohne grafische Oberfläche würde deutlich besser laufen. Für ernsthafte Desktop-Virtualisierung empfiehlt sich ein SSD-Volume oder ein dedizierter SSD-Pool.
UGREEN selbst gibt Hinweise zur Optimierung von VM-Workloads auf ihren NAS-Systemen. Die dort genannten Maßnahmen, insbesondere RAM-Erweiterung und SSD-basierte Storage-Pools, decken sich mit den im Test gemachten Beobachtungen.
Docker als idealer Betriebsmodus
- Idle-CPU mit aktiven Containern – <10 % 10%
- CPU unter ML-Analyse – <40 % 40%
- GPU bei Transcoding – ~30–40 % 35%
- Referenz: 100 % = Vollauslastung 100%
Thermisch zeigte das System ebenfalls keinerlei Auffälligkeiten:
- CPU – 45–48 °C 53%
- NVMe – ~55 °C 79%
- Netzwerkcontroller – 42–45 °C 56%
- Referenz: 90 °C CPU / 70 °C NVMe = kritisch 100%
Für das vorliegende Setup mit vier HDDs im RAID5 ist Containerisierung technisch klar die sinnvollere Betriebsform. Docker greift direkt auf das Host-Dateisystem zu und vermeidet zusätzliche Abstraktionsschichten virtueller Disk-Images.
Im Idle mit allen Containern aktiv blieb die CPU-Auslastung unter 10 %. Erst bei ML-Indexierung oder Transcoding stieg die Last sichtbar an, blieb jedoch moderat.

Praxis: Immich, Jellyfin und Backups gleichzeitig
Ein typischer Abend im Testbetrieb sah folgendermaßen aus: Zwei Smartphones streamten ein 4K-Ultra-HD-Video über Jellyfin, jeweils automatisch auf Full-HD beziehungsweise 720p herunterskaliert. Parallel lief der automatische Smartphone-Upload über Immich, während ein Mac im Hintergrund ein Time-Machine-Backup durchführte. Zusätzlich bediente der Reverse Proxy externe HTTPS-Anfragen.
Das System blieb durchgehend ansprechbar. Keine spürbaren Verzögerungen in der Weboberfläche, keine Abbrüche bei Streams, keine auffälligen Lastspitzen. Genau diese Kombination aus Mediennutzung, Backup und Containerbetrieb bildet den Alltag eines Pro-Anwenders realistischer ab als isolierte Benchmarks. Hier zeigt sich die Stärke der Pro-Version: Sie ist nicht nur schnell, sondern auch robust genug für Mischlast. Das unterscheidet ein reines „Datengrab“ von einer selbst betriebenen Infrastruktur.
Besonderheiten: DNS-Dienste nur per macvlan sinnvoll betreibbar
Ein wichtiger technischer Punkt betrifft den DNS-Betrieb. Das NAS nutzt intern eigene dnsmasq-Instanzen für Systemdienste und Netzwerkfunktionen. Port 53 ist daher auf der Host-IP belegt. Pi-hole, AdGuard Home oder ein anderer Dienst, der Port 53 erfordert, kann deshalb nicht direkt im Standard-Bridge-Modus betrieben werden.
Die saubere Lösung ist ein macvlan-Netzwerk mit eigener LAN-IP für den Container. So bindet z. B. Pi-hole Port 53 ausschließlich auf seiner eigenen Adresse, ohne in Konflikt mit UGOS Pro-internen Diensten zu geraten.
Netzarchitektur im Pro-Setup
- Inter-VLAN-Durchsatz – ~1,9 Gbit/s 76%
- Same-VLAN-Durchsatz – ~2,3 Gbit/s 92%
- Referenz: 2,5 Gbit/s = 100 % 100%
Im Pro-Setup war das NAS in ein segmentiertes Netzwerk eingebunden. Clients befanden sich teilweise im Heimnetz-VLAN, teilweise im dedizierten Servernetz. Genau hier zeigte sich ein wichtiger Punkt für ambitionierte Nutzer: Nicht jede Performance-Abweichung hat ihre Ursache im NAS selbst.
In einem VLAN-Szenario (Client und NAS in unterschiedlichen VLANs) lagen die Schreibraten deutlich höher als die Leseraten, obwohl physikalisch dieselbe 2,5-GbE-Anbindung genutzt wurde. Erst nach Anpassung der Routing-Pfade normalisierten sich die Werte wieder. Das NAS blieb dabei technisch unauffällig. CPU-Auslastung und Temperaturen änderten sich nicht signifikant.
Für Pro-Nutzer bedeutet das: Die DXP4800 Pro liefert stabile Performance, reagiert aber wie jedes leistungsfähige System sensibel auf Netzarchitektur. Layer-3-Switching, Inter-VLAN-Routing oder Firewall-Regeln können Einfluss auf SMB-Performance nehmen. Wer segmentierte Netze betreibt, sollte die Infrastruktur ebenso sauber konfigurieren wie das NAS selbst.
Im Alltag ist das relevant, wenn beispielsweise ein Mac im Heimnetz auf Daten zugreift, während Docker-Dienste im Servernetz laufen. Das NAS selbst bleibt stabil, die Limitierung entsteht meist außerhalb des Geräts.
Gesamteinordnung für Pro-Anwender
Technisch ergibt sich ein konsistentes Bild:
- Sequenzielles RAID → stark
- 2,5 GbE → voll nutzbar (siehe Netzwerk-Kapitel)
- Docker-Workloads → stabil und performant
- Transcoding → effizient über iGPU
- Random I/O → HDD-typisch limitiert
- Desktop-VM auf HDD → eingeschränkt sinnvoll
Und damit schließt sich der Kreis zum Ausgangspunkt. Im getesteten Szenario übernimmt die DXP4800 Pro die Rolle mehrerer Cloud-Dienste gleichzeitig: Google Fotos, Passwortmanager, Kalender- und Kontakteverwaltung, VPN-Server, DNS-Filter und Medienplattform. Zentral, lokal und ohne externe Abhängigkeiten.
Die Grenzen liegen nicht in versteckten Flaschenhälsen, sondern dort, wo man sie technisch erwartet: bei Random-I/O und speicherintensiver Virtualisierung. Genau diese Vorhersehbarkeit macht das Ergebnis glaubwürdig. In dieser Konfiguration ist die DXP4800 Pro kein Marketing-Versprechen, sondern eine realistische Self-Hosting-Plattform für Prosumer mit klar definierbarem Einsatzbereich.

UGREEN NASync DXP4800 Pro – Ach ja, das noch…
Neben den zentralen Testkategorien bietet das NASync DXP4800 Pro eine Reihe weiterer Funktionen und Details, die im Alltag hilfreich sind, ohne im Mittelpunkt des Systems zu stehen.
Hardware-Reserven & Ausbaupotenzial
- RAM erweiterbar für ernsthafte Virtualisierungsszenarien
- NVMe-Slots flexibel als Cache oder separates Storage-Volume nutzbar
- iGPU mit Intel Quick Sync für paralleles Hardware-Transcoding
- 2,5-GbE-Schnittstelle ohne künstliche Bandbreitenlimitierung
- Geeignet für SSD-Only-Setups oder Hybrid-Storage-Konzepte
- Ausgelegt für Dauerlastbetrieb mit mehreren gleichzeitigen Diensten
Netzwerk- & Architektur-Offenheit
- Native Docker-Unterstützung ohne funktionale Einschränkung
- Reverse-Proxy-Integration in bestehende Netzwerkarchitekturen
- VLAN-fähige Einbindung in segmentierte Netze
- macvlan-Unterstützung für Container mit eigener LAN-IP
- Headless-VM-Betrieb für Serverdienste möglich
- Vollständig lokaler Betrieb ohne Cloud-Zwang
Skalierbarkeit im Self-Hosting-Betrieb
- Saubere Ressourcentrennung zwischen Container-Workloads
- Konsistente Performance unter Multi-Workload-Szenarien
- Geeignet als zentraler Self-Hosting-Knoten
- Stabiler Betrieb bei Dauertransfers + Transcoding + ML-Prozessen
- Keine CPU-Deckelung bei parallelem Medien-Streaming
- Thermische Reserve unter kontinuierlicher Last

Was wir uns noch wünschen
Die DXP4800 Pro zeigt im Test ein technisch konsistentes und leistungsfähiges Gesamtbild. Gerade im Container- und Multi-Workload-Betrieb überzeugt die Plattform mit stabiler Performance und klaren Leistungsreserven. Dennoch gibt es aus Pro-Perspektive einige Punkte, an denen sich das System noch weiterentwickeln könnte. Im Vordergrund steht dabei weniger die Grundfunktionalität, sondern die Tiefe der Steuerungsmöglichkeiten. Für ambitionierte Nutzer wäre eine noch detailliertere Systemtransparenz wünschenswert, insbesondere bei der Auswertung historischer Leistungsdaten. Langzeitdiagramme für CPU, RAM, I/O-Wartezeiten und Netzwerklast würden die Analyse bei komplexeren Setups deutlich erleichtern.
Auch im Bereich Storage-Konfiguration könnten zusätzliche Optionen sinnvoll sein. Eine visuelle Darstellung von RAID-Stripe-Größen, Alignment oder I/O-Profilen würde fortgeschrittenen Anwendern helfen, das System noch gezielter auf ihre Workloads abzustimmen. Die Hardware bietet hier genügend Spielraum. Die Oberfläche schöpft dieses Potential bislang nicht vollständig aus. Im Virtualisierungsbereich wäre eine klarere Einordnung der empfohlenen RAM-Konfiguration hilfreich. Das System erlaubt VM-Betrieb, kommuniziert jedoch nicht explizit, welche Ressourcen für verschiedene Szenarien sinnvoll sind. Eine transparente Ressourcenübersicht mit Warnhinweisen bei Engpässen würde hier zusätzliche Orientierung schaffen.
Ebenfalls ausbaufähig ist das integrierte Monitoring. Für Prosumer, die mehrere Container oder komplexere Netzwerkstrukturen betreiben, wären granulare Echtzeitmetriken sowie exportierbare Logs wünschenswert. Zwar lassen sich diese Funktionen über externe Tools realisieren, eine native Integration würde den professionellen Anspruch der Pro-Version weiter unterstreichen. Diese Punkte betreffen jedoch ausschließlich Komfort- und Transparenzfunktionen. Die technische Basis, also CPU, Netzwerk, Kühlung und Storage-Architektur, zeigt sich im Test belastbar und konsistent. Sollte UGREEN die Software in Richtung erweiterter Monitoring- und Feintuning-Optionen weiterentwickeln, würde die DXP4800 Pro auch im professionelleren Umfeld noch stärker positioniert sein.
UGREEN NASync DXP4800 Pro
Einkaufen zum Bestpreis!- Der Verkaufspreis wurde bei der Erstellung des Artikels ermittelt und wird nicht automatisch aktualisiert. Den aktuellen Preis findet man wie immer über den Button zum Online-Shop.
Bildquellen: Titelbild (Ugreen) | App-Screenshots & iPhone Mockup (Minimal Mockups) |
Anzeige*
Aktuelle Angebote!
Entdecke gadgetChecks.de!
Rezension
96 %
Info Wir teilen unsere Erfahrungsberichte zu Gadgets, nachdem wir diese mindestens 2 Wochen getestet haben. Die Bewertung ist stets eine persönliche Meinung des jeweiligen Redakteurs. (Weitere Informationen)
DESIGN
VERARBEITUNG
MATERIAL
USABILITY
FUNKTIONALITÄT
SOFTWARE / APP
PERFORMANCE
STROMVERBRAUCH
PREIS/LEISTUNG
*Transparenz!
= externe Links /// + Banner = Partner-Links - Wenn Du über diese einkaufst unterstützt du uns mit einer kleinen Provision, bei unverändertem Preis. Übersicht aller Partnerprogramme /// Preise gelten zum Zeitpunkt der Veröffentlichung - Informationen & DisclaimerAlle erwähnten Marken, Produktnamen und Logos sind Eigentum der jeweiligen Rechteinhaber. Dieses Portal ist ein unabhängiges Projekt und steht in keinerlei Verbindung zu Apple Inc. oder anderen Herstellern. Wir werden nicht gesponsert, autorisiert oder anderweitig unterstützt.