REVIEW: UGREEN NASYNC iDX6011 PRO – Intelligentes Power-NAS mit lokaler KI im Test
In allen UGREEN-Reviews des NAS-Teams kommen Festplatten aus den Serien Seagate IronWolf sowie Western Digital Red Plus zum Einsatz. Beide Reihen haben sich im bisherigen Dauerbetrieb als zuverlässig und leistungsstabil erwiesen und können daher uneingeschränkt empfohlen werden.
Mit der NASync-Serie hat UGREEN im Jahr 2024 erstmals eigene Netzwerkspeicher vorgestellt und damit einen eigenen Einstieg in den NAS-Markt geschaffen. Während sich die DXP-Modelle noch stark an klassischen NAS-Systemen orientieren, verfolgt die neue iDX-Serie einen erweiterten Ansatz: Neben klassischen Speicher- und Serverfunktionen stehen hier vor allem lokale KI-Features und moderne Hardwareplattformen im Mittelpunkt.
Das UGREEN NASync iDX6011 Pro kombiniert klassische NAS-Hardware mit einer leistungsfähigen Intel-Plattform, die speziell für parallele Workloads ausgelegt ist. Funktionen wie KI-gestützte Bildanalyse, intelligente Dateisuche oder die automatische Organisation von Medienbibliotheken werden dabei direkt auf dem Gerät ausgeführt – ohne dass Daten dauerhaft an externe Cloud-Dienste übertragen werden müssen. Ausgestattet mit einer Intel Core Ultra 7 CPU, 64 GB LPDDR5-RAM und Multi-Gigabit-Netzwerk richtet sich das System damit nicht nur an Nutzer, die einen zentralen Datenspeicher suchen, sondern an Anwender, die ihr NAS auch als private Cloud-Plattform mit integrierten KI-Funktionen betreiben möchten.
Neben klassischen NAS-Aufgaben wie Dateifreigaben, Backups und Medienarchiven integriert das System daher auch Funktionen für automatisierte Datenanalyse, intelligente Suche und lokale Sprachmodelle. Damit positioniert sich das Gerät in einem Bereich, der über traditionelle NAS-Anwendungen hinausgeht: Statt ausschließlich Daten zu speichern, soll das System Inhalte analysieren, strukturieren und im Alltag besser nutzbar machen.
Im Test betrachten wir das UGREEN NASync iDX6011 Pro daher nicht nur als klassischen Netzwerkspeicher. Neben Hardware und Softwareoberfläche analysieren wir auch, wie sich das System unter realer Last mit KI-Workloads, großen Datentransfers und parallel laufenden Diensten verhält. Besonderes Augenmerk liegt dabei auf dem Praxisbetrieb, der Systemleistung sowie typischen Alltagsszenarien im Heimnetzwerk.
Lieferumfang & Eindruck – UGREEN NASync iDX6011 Pro
Inhalt
- NASync iDX60 Pro
- Kaltgerätestecker (IEC C13, Netzteil intern)
- 2x Ethernet-Kabel (Cat7)
- 2x SSD-Silikonpads
- Schrauben und Schraubendreher
- Festplatten-Einschubschlüssel
- Benutzerhandbuch
- After-Sales-Karte
Material
Das Gehäuse des UGREEN NASync iDX6011 Pro kombiniert einen stabilen Metallrahmen mit Kunststoffelementen an Front und Laufwerkseinschüben. Diese Materialkombination sorgt für eine solide Grundkonstruktion, ohne das Gewicht unnötig zu erhöhen. Die Oberflächen wirken sauber verarbeitet und besitzen eine gleichmäßige Beschichtung. Besonders im Bereich der Laufwerkseinschübe fällt auf, dass diese stabil geführt werden und beim Einschieben sauber einrasten. Auch bei häufiger Nutzung entsteht dadurch kein wackeliger Eindruck, wie er bei manchen günstigeren Consumer-NAS-Systemen auftreten kann. Im direkten Eindruck wirkt das Gerät dadurch weniger wie ein typischer Heim-NAS und eher wie ein kompakter Server für den Dauerbetrieb im Netzwerk.
Verarbeitung
Die Verarbeitung des iDX6011 Pro ist insgesamt sehr sauber. Die Spaltmaße fallen gleichmäßig aus, scharfe Kanten sind nicht vorhanden und sämtliche Anschlüsse sitzen stabil im Gehäuse. Auch die Laufwerksschächte wirken solide konstruiert. Die Einschübe lassen sich ohne großen Kraftaufwand einsetzen und verriegeln zuverlässig. Gleichzeitig sitzen die Laufwerke fest genug im Rahmen, sodass im Betrieb kein Spiel entsteht.
Insgesamt hinterlässt das Gehäuse einen robusten und präzise gefertigten Eindruck, der gut zu einem NAS-System für den dauerhaften 24/7-Betrieb passt.
Anschlüsse:
Die Anschlussausstattung gehört zu den klaren Stärken des UGREEN NASync iDX6011 Pro und richtet sich deutlich stärker an leistungsorientierte Netzwerke als typische Consumer-NAS-Systeme.
- 2× 10-Gigabit-Ethernet (10GbE, RJ45)
- 2× Thunderbolt 4 (bis zu 40 Gbit/s)
- 2× USB-A 3.2 Gen2 (10 Gbit/s)
- 2× USB-A 2.0 (480 Mbit/s)
- 1× HDMI-Ausgang (bis zu 8K / 60 Hz)
- 1× SD-Kartenleser (SD 4.0)
- 6× SATA-Bays (3,5″ / 2,5″)
- 2× M.2-NVMe-Steckplätze
Gerade die Kombination aus Dual-10GbE und Thunderbolt 4 ist in dieser Geräteklasse ungewöhnlich. Die Thunderbolt-Ports ermöglichen es außerdem, das NAS direkt mit kompatiblen Workstations zu verbinden. Über Thunderbolt kann dabei eine sehr schnelle Netzwerkverbindung aufgebaut werden, die deutlich höhere Datentransferraten als klassische 1-GbE-Verbindungen ermöglicht. Gerade für Content-Creator oder große Medienbibliotheken kann das interessant sein, da sich das NAS so auch ohne zusätzliche Netzwerkhardware mit hoher Bandbreite an einzelne Workstations anbinden lässt.
Design
Optisch orientiert sich das NASync iDX6011 Pro eher an einem funktionalen Serverdesign als an einem klassischen Heim-NAS. Das Gehäuse wirkt schlicht und zurückhaltend, ohne auffällige Designelemente oder verspielte Formen. Die Front wird klar von den sechs Laufwerksschächten dominiert. Status-LEDs und Bedienelemente sind bewusst minimal gehalten und fügen sich unauffällig in das Gesamtbild ein. Dadurch wirkt das Gerät insgesamt sehr aufgeräumt und technisch orientiert.
Durch die nüchterne Gestaltung steht eindeutig die Funktion im Vordergrund. Gleichzeitig vermittelt das NAS durch seinen Metallrahmen und das vergleichsweise hohe Gewicht einen robusten und hochwertigen Eindruck. Auch im Arbeitsumfeld oder im Wohnzimmer bleibt das Erscheinungsbild dadurch relativ unauffällig.
Auf der rechten Seite des Gehäuses besitzt das UGREEN NASync iDX6011 Pro ein integriertes Touch-Display, über das sich grundlegende Systeminformationen direkt am Gerät anzeigen lassen. Diese Übersichtsseite zeigt das Display unter anderem:
- aktuelle Uhrzeit
- Auslastung von CPU, GPU und NPU
- Systemstatus
Zusätzlich lassen sich über weitere Seiten detailliertere Informationen abrufen. Dazu gehören beispielsweise:
Hardware-Status
- CPU-, GPU- und NPU-Auslastung
- Temperaturverlauf der Systemkomponenten
- Arbeitsspeicherbelegung (belegt / verfügbar)
Netzwerkinformationen
- Gesamtstatus der Netzwerkverbindung
- LAN1 und LAN2 separat
- IPv4- und IPv6-Adresse der jeweiligen Schnittstellen
Festplattenstatus
- Kapazität jeder einzelnen Festplatte
- aktuelle Temperatur der Laufwerke
Neue Systemmeldungen werden über ein Glockensymbol auf der Übersichtsseite angezeigt. Durch Wischen nach unten lassen sich die Benachrichtigungen öffnen, einsehen und anschließend auch wieder löschen.
Über eine weitere Menüebene, die durch Wischen nach oben erreichbar ist, lassen sich zudem einige grundlegende Geräteeinstellungen direkt am NAS vornehmen. Dazu gehören unter anderem:
- Anpassung der Displayhelligkeit
- Auswahl eines Hintergrundbildes
- Festlegung der aktiven Anzeigezeit des Displays
- Neustart oder Herunterfahren des NAS
Damit ersetzt das Display zwar keine vollständige Systemverwaltung über die Weboberfläche, bietet aber eine praktische Möglichkeit, wichtige Statusinformationen direkt am Gerät zu kontrollieren oder grundlegende Funktionen auszuführen.
Info
Speicher- und RAID-Konfigurationen:
Das UGREEN NASync iDX6011 Pro unterstützt verschiedene RAID- und Speicherkonfigurationen. Dadurch lässt sich das System je nach Anwendungsfall auf maximale Kapazität, höhere Datensicherheit oder bessere Performance ausrichten.
Folgende RAID-Level werden unterstützt:
- RAID 0 – maximale Performance und Kapazität, jedoch ohne Datensicherheit
- RAID 1 – Spiegelung von Laufwerken zur Erhöhung der Datensicherheit (Ausfall einer Festplatte möglich)
- RAID 5 – guter Kompromiss aus Kapazität, Leistung und Redundanz (Ausfall von einer Festplatte möglich)
- RAID 6 – doppelte Parität für höhere Datensicherheit (Ausfall von zwei Festplatten möglich)
- RAID 10 – Kombination aus Spiegelung und Striping für hohe Leistung und Redundanz
- JBOD – Zusammenfassung mehrerer Laufwerke ohne Redundanz
- Single Disk / Einzelplattenbetrieb – Nutzung einzelner Laufwerke ohne RAID-Verbund
Welche Konfiguration sinnvoll ist, hängt stark vom jeweiligen Einsatzzweck ab. Während RAID 0 oder RAID 10 eher auf maximale Performance ausgelegt sind, bieten RAID 5 und RAID 6 eine ausgewogene Kombination aus Kapazität und Datensicherheit. Gerade bei NAS-Systemen mit mehreren Festplatten ist RAID 6 häufig eine sinnvolle Wahl, da selbst beim Ausfall von zwei Laufwerken keine Daten verloren gehen.
Spezielle Features:
- Intel Core Ultra Plattform mit integrierter NPU für lokale KI-Beschleunigung
- 64 GB LPDDR5x-RAM für parallele Workloads und KI-Anwendungen
- zwei 10-Gigabit-Ethernet-Ports für Multi-Gig-Netzwerke
- zwei Thunderbolt-4-Ports für Hochgeschwindigkeitsverbindungen zu Workstations
- sechs SATA-Bays für große Speicherpools
- zwei M.2-NVMe-Steckplätze für SSD-Cache oder schnellen Storage
- integriertes 128-GB-Systemlaufwerk für das Betriebssystem
- lokaler Betrieb vieler KI-Funktionen ohne Cloud
- Betrieb ohne Internetverbindung möglich
- Unterstützung für Docker-Container und Self-Hosting-Dienste
Abmessungen:
- 348,8 x 260 x 212 mm (LxBxH)
- Gewicht: 9,2 kg
Weitere Informationen:
- internes Netzteil mit Kaltgerätestecker (IEC C13)
- Betrieb ausgelegt auf 24/7-Dauerbetrieb
- kompatibel mit 3,5″- und 2,5″-SATA-Laufwerken
- Unterstützung für Time Machine (macOS)
- mobiler Zugriff über die UGREEN NAS App (Android, iOS, iPadOS)
- Zugriff über Weboberfläche im lokalen Netzwerk
Features & Specials – UGREEN NASync iDX6011 Pro
Laut Hersteller
Mit dem NASync iDX6011 Pro erweitert UGREEN sein Portfolio im Bereich leistungsorientierter Netzwerkspeicher um ein Modell, das klassische NAS-Funktionalität mit Elementen moderner Workstation-Architekturen kombiniert. Innerhalb der Serie, die aus iDX6011 und iDX6011 Pro besteht, nimmt die Pro-Variante die Rolle eines deutlich stärker auf Rechenleistung und Erweiterbarkeit ausgelegten Systems ein. Im Zentrum des Geräts arbeitet ein Intel Core Ultra 7 255H mit 16 Kernen, der durch eine integrierte Neural Processing Unit sowie eine Arc-Grafikeinheit ergänzt wird. Die kombinierte Rechenleistung für KI-Anwendungen wird mit bis zu 96 TOPS angegeben. Damit lassen sich Aufgaben wie Bildanalyse, Sprachverarbeitung oder die Ausführung lokaler KI-Modelle direkt auf dem System realisieren, ohne auf externe Rechenressourcen angewiesen zu sein. Der Arbeitsspeicher umfasst 64 GB LPDDR5X und ist fest integriert. Diese Speicherarchitektur ist auf hohe Bandbreiten ausgelegt und unterstützt insbesondere datenintensive Anwendungen sowie große Modelle mit entsprechendem Speicherbedarf.
Die Speicherstruktur basiert auf einem zweistufigen Konzept. Sechs SATA-Einschübe bieten Platz für klassische Festplatten oder SATA-SSDs, während zwei M.2-Steckplätze für NVMe-Laufwerke vorgesehen sind. Dadurch lassen sich schnelle Cache- oder Arbeitsvolumes mit großvolumigem Massenspeicher kombinieren. Unterstützt werden gängige RAID-Konfigurationen wie RAID 5, 6 und 10, wodurch sich sowohl auf Performance als auch auf Ausfallsicherheit optimierte Setups realisieren lassen. Die maximal adressierbare Gesamtkapazität wird mit bis zu 196 TB angegeben. Für die Netzwerkanbindung stehen zwei 10-Gigabit-Ethernet-Ports zur Verfügung. Diese ermöglichen neben hohen Datendurchsätzen auch den Einsatz von Link Aggregation oder redundanten Verbindungen. Ergänzt wird die Konnektivität durch zwei Thunderbolt-4-Anschlüsse mit bis zu 40 Gbit/s, über die sich externe Speicherlösungen, Dockingstationen oder GPU-Gehäuse anbinden lassen. In entsprechenden Arbeitsumgebungen erlaubt dies auch den direkten Zugriff auf große Datenmengen ohne Umweg über das Netzwerk, etwa bei der Bearbeitung hochauflösender Videodateien.
Ein zentrales Merkmal des Pro-Modells ist die Integration einer OCuLink-Schnittstelle, die den Anschluss externer PCIe-Komponenten ermöglicht. Dazu zählen unter anderem dedizierte Grafikkarten oder zusätzliche Controllerkarten. Diese Erweiterungsoption eröffnet zusätzliche Einsatzszenarien, bei denen das System als spezialisierter Rechenknoten fungieren kann, etwa für rechenintensive Analysen oder Medienverarbeitung. Auf Softwareebene bündelt das System verschiedene lokal ausgeführte Funktionen zur Datenanalyse und -organisation. Dazu gehören unter anderem eine semantische Suche über Dateien und Anwendungen, dialogbasierte Interaktion mit einem lokalen Sprachmodell, Dokumentenanalyse mit Zusammenfassungs- und Übersetzungsfunktionen sowie Bild- und Audioauswertung. Auch der Aufbau durchsuchbarer Wissensdatenbanken ist vorgesehen. Die Verwaltung erfolgt über ein zentrales Kontrollpanel, das sowohl lokale Modelle als auch optionale Cloud-Erweiterungen einbindet, wobei die Verarbeitung standardmäßig lokal erfolgt.
Als Betriebssystem kommt UGOS Pro zum Einsatz, das Speicherverwaltung, Benutzerverwaltung, Backup-Mechanismen und Zusatzfunktionen in einer einheitlichen Oberfläche zusammenführt. Ergänzend wird die Nutzung von Docker-Containern unterstützt, wodurch sich zusätzliche Anwendungen und Dienste direkt auf dem System betreiben lassen. Das Gehäuse besteht aus einer Aluminiumlegierung und ist mit Staubschutzfiltern ausgestattet. Ein integriertes 3,7-Zoll-Touch-Display an der Front ermöglicht Statusanzeigen und grundlegende Bedienfunktionen direkt am Gerät. Insgesamt positioniert sich das NASync iDX6011 Pro als System, das über die Rolle eines klassischen Netzwerkspeichers hinausgeht und sich insbesondere an Einsatzbereiche richtet, in denen hohe Datenraten, lokale Datenverarbeitung und flexible Erweiterbarkeit gefragt sind. Die einzelnen KI-Funktionen betrachten wir im weiteren Verlauf des Tests noch genauer. Da einige dieser Funktionen umfangreiche Workflows ermöglichen, werden bestimmte Themen zusätzlich in separaten Tutorials vertieft.
UGREEN NASync iDX6011 Pro – Bilder-Galerie
Im Test – UGREEN NASync iDX6011 Pro
Pro
- integriertes Statusdisplay mit Hardware- und Netzwerkübersicht
- sehr leistungsstarke Intel-Core-Ultra-Plattform mit integrierter NPU
- GPU, CPU und NPU ermöglichen parallele Verteilung unterschiedlicher Workloads
- sehr gute Parallelverarbeitung durch moderne Multi-Core-Architektur
- 64 GB RAM ermöglichen stabile Parallel-Workloads
- System bleibt auch unter Last reaktionsfähig
- stabile Performance auch bei vielen kleinen Dateioperationen
- sehr gute Performance bei großen Dateiübertragungen
- konstante Transferraten auch über längere Zeiträume
- Netzwerkleistung nahe am Limit der 2,5-GbE-Verbinddung
- Dual-10-GbE und Thunderbolt 4 für sehr hohe Datenbandbreiten
- lokale KI-Funktinen direkt auf dem NAS ausführbar
- KI-Workloads nutzen die integrierte NPU für Beschleunigung
- KI-Analyse großer Fotobibliotheken direkt auf dem NAS möglich
- automatische Analyse und Indexierung im Hintergrund
- 6 SATA-Bays plus zwei NVMe-Steckplätze für flexible Speicherlayouts
- NVMe-Slots ermöglichen Cache- und Highspeed-Anwendungen
- Storageleistung übersteigt 2,5-GbE-Netzwerk deutlich
- RAID6 sinnvoll nutzbar mit stabiler Alltagsperformance
- integriertes Systemlaufwerk für Betriebssystem und Apps
- Docker-Unterstützung für Self-Hosting und Containerdienste
- geeignet für parallelen Betrieb mehrerer Dienste
- sehr stabile Systemlaufzeit im Test (keine Abstürze oder Hänger)
- zuverlässig im 24/7-Dauerbetrieb
- internes Netzteil ohne externen Netzadapter
- solide Verarbeitung und robustes Gehäuse
- flexibler Einsatz als NAS, KI-Plattform und Self-Hosting-Server
Contra
- Arbeitsspeicher nicht erweiterbar
- Software noch nicht vollständig lokalisiert (teilweise chinesische Texte)
- integrierter Taskmanager zeigt nur Echtzeitdaten, keine historischen Systemmetriken
- KI-Beschleunigung wird aktuell noch nicht in allen Funktionen vollständig genutzt
- keine KI-Funktionen in der mobilen App
- keine Volumen-/Laufwerksverschlüsselung
- hoher Anschaffungspreis im Vergleich zu klassischen Consumer-NAS
UGREEN NASync iDX6011 Pro – Lokale KI-Funktionen
Mit der iDX-Serie positioniert UGREEN seine NAS-Systeme nicht nur als klassischen Netzwerkspeicher, sondern als Plattform für lokale KI-gestützte Datenanalyse. Während herkömmliche NAS-Geräte hauptsächlich Dateien speichern und bereitstellen, erweitert das iDX6011 Pro diesen Ansatz um integrierte KI-Funktionen, die direkt auf dem Gerät ausgeführt werden.
Die künstliche Intelligenz arbeitet lokal auf dem NAS und analysiert Inhalte direkt innerhalb der eigenen Datenbestände. Fotos, Dokumente oder Sprachaufnahmen werden automatisch ausgewertet und indexiert, ohne dass diese dauerhaft an externe Cloud-Dienste übertragen werden müssen. Damit gehört das System zu einer neuen Generation von Netzwerkspeichern, bei denen Daten nicht nur gespeichert, sondern auch automatisch analysiert werden. Die Ergebnisse dieser Analyse stehen anschließend für Funktionen wie intelligente Suche, automatische Kategorisierung oder Inhaltsfilter zur Verfügung.
Klassisches NAS vs NAS mit KI
Ein klassisches NAS dient in erster Linie als zentraler Speicher im Netzwerk. Dateien werden dort abgelegt, organisiert und zwischen verschiedenen Geräten synchronisiert. Ein NAS mit integrierter KI erweitert diese Funktionen um automatische Analyseprozesse. Inhalte werden dabei im Hintergrund ausgewertet und mit zusätzlichen Metadaten versehen. Dadurch lassen sich Dateien später nicht nur über Dateinamen, sondern auch über Inhalte, Objekte oder Themen durchsuchen.

Gerade bei großen Fotoarchiven, Dokumentensammlungen oder Sprachaufnahmen kann diese zusätzliche Analysefunktion einen erheblichen Mehrwert bieten.
Warum ein NAS mit KI überhaupt eine KI-Beschleunigung braucht
Ein NAS mit integrierter KI benötigt spezielle Hardware, um neuronale Netze effizient ausführen zu können. Deshalb setzt die iDX-Serie auf moderne Prozessoren mit integrierter KI-Beschleunigung. Diese Hardware ist darauf optimiert, typische KI-Aufgaben wie Bildanalyse, Sprachverarbeitung oder Textauswertung direkt auf dem Gerät auszuführen. Anwendungen wie die Fotos-App, die universelle Suche oder der KI-Assistent greifen auf diese lokale Rechenleistung zurück.
Der Vorteil dieses Ansatzes liegt vor allem im lokalen Betrieb. Inhalte werden direkt auf dem NAS analysiert, ohne dass große Datenmengen an externe Dienste übertragen werden müssen. Gerade bei privaten Fotoarchiven, Dokumenten oder Sprachaufnahmen kann das ein entscheidender Vorteil sein.
Die folgenden Funktionen zeigen, wie UGREEN diese lokale KI in seine NAS-Software integriert hat.
Wie KI-Analyse auf einem NAS technisch abläuft
Damit Funktionen wie AI Album, Universal Search oder Voice Memos funktionieren können, muss das NAS zunächst die vorhandenen Daten analysieren und indexieren. Dieser Prozess läuft vollständig lokal auf dem Gerät ab und erfolgt in mehreren Schritten.
- Dateisystem-Scan
Das NAS durchsucht zunächst alle Ordner nach neuen oder noch nicht analysierten Dateien. - Metadaten-Extraktion
Anschließend werden Dateiinformationen wie EXIF-Daten, Dokumentstrukturen oder Audiodaten ausgelesen. - KI-Analyse der Inhalte
In diesem Schritt kommen die KI-Modelle zum Einsatz. Bilder werden beispielsweise auf Personen, Objekte oder Szenen untersucht, während Sprachaufnahmen transkribiert oder Dokumente analysiert werden. - Erstellung eines Suchindex
Die gewonnenen Informationen werden anschließend in einem lokalen Suchindex gespeichert. Dadurch lassen sich Inhalte später deutlich schneller und präziser wiederfinden.
Gerade bei großen Foto- oder Dokumentbibliotheken kann dieser Analyseprozess einige Zeit in Anspruch nehmen. Während dieser Phase entstehen typischerweise viele kleine Lese- und Schreiboperationen auf den Festplatten, da zahlreiche Dateien nacheinander verarbeitet werden.
Im Gegenzug steht danach jedoch ein deutlich leistungsfähigerer Zugriff auf die eigenen Daten zur Verfügung: Inhalte lassen sich nicht nur nach Dateinamen, sondern auch nach ihrem tatsächlichen Inhalt durchsuchen. Auf dieser technischen Grundlage bauen die folgenden KI-Funktionen der Plattform auf.
AI Album
Die Fotos-App nutzt KI-Algorithmen, um Bilder automatisch zu analysieren und zu kategorisieren. Dabei erkennt das System unter anderem:
- Personen
- Objekte und Gegenstände
- Szenen und Motive
- doppelte Bilder
- Textinhalte innerhalb von Fotos
Auf Basis dieser Analyse erstellt das NAS automatisch thematische Alben. Bilder können beispielsweise nach Landschaften, Tieren, Gebäuden oder anderen Motiven gruppiert werden. Auch Personen lassen sich erkennen und in eigenen Sammlungen zusammenfassen. Gerade bei großen Fotobibliotheken mit mehreren tausend Bildern wird das manuelle Sortieren dadurch deutlich reduziert. Die KI hilft dabei, Inhalte automatisch zu strukturieren und schneller wiederzufinden.

Universal Search – KI-gestützte Suche im NAS
Neben der klassischen Dateisuche integriert das System eine KI-gestützte universelle Suche. Diese geht über einfache Dateinamen oder Ordnerstrukturen hinaus und ermöglicht eine inhaltsbasierte Suche über verschiedene Datentypen hinweg.
Bilder lassen sich beispielsweise anhand erkannter Objekte oder Motive finden, während Dokumente über ihren Inhalt durchsucht werden können. Voraussetzung dafür ist eine vorherige Indexierung der Daten, bei der das NAS Metadaten und erkannte Inhalte in einem lokalen Suchindex speichert. Dadurch können Suchanfragen deutlich präziser beantwortet werden als bei einer reinen Dateisystemsuche.

Uliya – KI-Assistent auf dem NAS
Mit „Uliya“ integriert UGREEN einen eigenen KI-Assistenten direkt in die NAS-Oberfläche. Die Anwendung basiert auf einem lokalen Sprachmodell und ermöglicht verschiedene textbasierte Aufgaben innerhalb des Systems. Optional können auch Cloud-Modelle oder eine Online-Suche eingebunden werden.
Der Assistent kann unter anderem:
- Fragen beantworten
- Texte zusammenfassen
- Inhalte übersetzen
- Dokumente analysieren
- einfache Aufgaben oder Befehle ausführen
Da das Modell lokal auf dem NAS läuft, bleiben eingegebene Inhalte innerhalb des eigenen Systems. Für allgemeine Wissensfragen oder aktuelle Informationen kann optional eine Online-Suche eingebunden werden.

Voice Memos
Die Voice-Memo-Funktion richtet sich an Anwender, die Sprachaufnahmen automatisch analysieren möchten. Das NAS kann Audiodateien auswerten und daraus strukturierte Inhalte erzeugen.
Zu den unterstützten Funktionen gehören:
- automatische Transkription von Sprachaufnahmen
- Zusammenfassungen längerer Aufzeichnungen
- Übersetzungen in andere Sprachen
- strukturierte Notizen aus Gesprächsinhalten
Damit lassen sich beispielsweise Meetings, Interviews oder persönliche Notizen einfacher archivieren und später durchsuchen.

AI File Organization
Neben der Analyse einzelner Inhalte unterstützt die lokale KI auch bei der automatischen Organisation von Dateien. Die Software kann Inhalte anhand ihrer Eigenschaften erkennen und passende Kategorien vorschlagen. Gerade bei großen und über Jahre gewachsenen Datenbeständen hilft diese Funktion dabei, unstrukturierte Ordner nach und nach zu ordnen. Dateien lassen sich schneller sortieren und einfacher wiederfinden.
In Kombination mit der universellen Suche entsteht dadurch ein deutlich strukturierterer Zugriff auf umfangreiche Datenbestände.
Einordnung: Was lokale NAS-KI leisten kann – und was nicht
Die integrierten KI-Funktionen erweitern ein NAS deutlich, ersetzen jedoch noch keine großen Cloud-KI-Systeme mit sehr großen Modellen. Statt allgemeine Wissensfragen zu beantworten, konzentriert sich ein NAS mit KI vor allem auf die Analyse der eigenen Daten.
Typische Anwendungsfälle sind:
- automatische Analyse von Fotobibliotheken
- semantische Suche über Dateien
- Transkription von Sprachaufnahmen
- Dokumentanalyse und Zusammenfassungen
- intelligente Organisation großer Datenbestände
Für genau diese Aufgaben ist eine lokale KI besonders geeignet, da die Daten das eigene Netzwerk nicht verlassen müssen.
Grenzen entstehen vor allem bei sehr komplexen Wissensfragen oder bei aktuellen Informationen aus dem Internet. Lokale Modelle verfügen über weniger Parameter als große Cloud-KI-Systeme und haben keinen direkten Zugriff auf aktuelle Online-Daten. Für solche Anfragen kann optional eine Online-Suche genutzt werden.
Im Alltag zeigt sich jedoch schnell, dass der größte Mehrwert dieser Funktionen weniger in allgemeinen Chat-Antworten liegt, sondern vor allem in der automatischen Organisation und Analyse der eigenen Datenbestände. In der Praxis zeigt sich dabei, dass die aktuellen KI-Funktionen vor allem unterstützenden Charakter haben und weniger als eigenständige Hauptfunktion des Systems zu verstehen sind. Der tatsächliche Mehrwert entsteht primär im Zusammenspiel mit bestehenden Datenbeständen, während der Funktionsumfang in vielen Bereichen noch im Ausbau begriffen ist.
Für wen sich ein NAS mit KI wirklich lohnt
Die integrierten KI-Funktionen machen ein NAS nicht automatisch für jeden Nutzer sinnvoller. Der größte Mehrwert entsteht vor allem dann, wenn auf dem System große Mengen an unstrukturierten Daten liegen, die regelmäßig durchsucht oder organisiert werden müssen.
Gerade bei umfangreichen Fotoarchiven kann ein NAS mit KI deutliche Vorteile bieten. Die automatische Bildanalyse erkennt Personen, Objekte oder Szenen und erstellt daraus strukturierte Kategorien. Dadurch lassen sich tausende Bilder deutlich schneller durchsuchen und organisieren, ohne jedes Foto manuell sortieren zu müssen.
Auch bei Dokumentensammlungen kann eine KI-gestützte Suche hilfreich sein. Inhalte lassen sich nicht nur über Dateinamen finden, sondern auch über erkannte Textinhalte oder Metadaten. Das erleichtert vor allem bei größeren Archiven das Wiederfinden einzelner Dateien.
Ein weiterer praktischer Anwendungsbereich sind Sprachaufnahmen. Funktionen wie automatische Transkription oder Zusammenfassungen können beispielsweise bei Meetings, Interviews oder Notizen nützlich sein, da Inhalte später direkt über Stichwörter gefunden werden können.
Weniger relevant sind solche Funktionen dagegen für Nutzer, die ihr NAS hauptsächlich als klassischen Netzwerkspeicher verwenden, etwa für Backups, Medienstreaming oder einfache Dateifreigaben. In solchen Szenarien stehen eher Faktoren wie Speicherplatz, Netzwerkgeschwindigkeit oder Energieverbrauch im Vordergrund.
Der größte Vorteil eines NAS mit integrierter KI zeigt sich daher vor allem bei großen Datenbeständen, bei denen automatische Analyse und intelligente Suche den Zugriff auf Inhalte deutlich erleichtern können.
Häufige Fragen zu NAS-Systemen mit KI
Was bringt ein NAS mit KI überhaupt?
Ein NAS mit integrierter KI kann Daten nicht nur speichern, sondern auch automatisch analysieren. Fotos lassen sich beispielsweise nach Personen oder Motiven durchsuchen, Dokumente nach ihrem Inhalt finden und Sprachaufnahmen automatisch transkribieren. Dadurch wird der Zugriff auf große Datenbestände deutlich komfortabler.
Arbeitet die KI auf dem UGREEN NASync iDX6011 Pro lokal oder in der Cloud?
Die meisten KI-Funktionen laufen direkt auf dem NAS selbst. Bildanalyse, Suchindex oder Sprachtranskription werden lokal auf dem Gerät ausgeführt. Dadurch bleiben persönliche Daten innerhalb des eigenen Netzwerks und müssen nicht dauerhaft an externe Cloud-Dienste übertragen werden.
Kann ein NAS mit KI große Cloud-KI-Systeme ersetzen?
Nein. Lokale KI auf einem NAS ist in erster Linie für die Analyse der eigenen Daten gedacht, etwa für Fotoarchive, Dokumente oder Sprachaufnahmen. Große Cloud-KI-Systeme verfügen über deutlich größere Modelle und können komplexere Aufgaben oder allgemeine Wissensfragen besser beantworten.
Verlangsamt die KI-Analyse die NAS-Performance?
Während der ersten Analyse großer Datenbestände kann das NAS stärker ausgelastet sein, da viele Dateien nacheinander verarbeitet werden müssen. Nach Abschluss dieser Indexierung arbeitet das System jedoch wieder normal, während gleichzeitig ein schnellerer Zugriff auf Inhalte über die KI-Suche möglich wird.
Welche KI-Funktionen bietet das UGREEN NASync iDX6011 Pro?
Das UGREEN NASync iDX6011 Pro integriert mehrere KI-Funktionen direkt in das Betriebssystem. Dazu gehören unter anderem automatische Bildanalyse in der Fotos-App (AI Album), eine KI-gestützte universelle Suche über Dateien und Inhalte, der lokale KI-Assistent „Uliya“, Sprachtranskription über Voice Memos sowie eine KI-basierte Dateiorganisation. Diese Funktionen arbeiten größtenteils lokal auf dem NAS und helfen dabei, große Datenbestände automatisch zu analysieren und zu strukturieren.
Benötigt man für die KI-Funktionen des UGREEN NAS eine Internetverbindung?
Die meisten KI-Funktionen des UGREEN NASync iDX6011 Pro können lokal auf dem Gerät ausgeführt werden. Bildanalyse, Suchindexierung oder Sprachtranskription funktionieren daher auch ohne permanente Internetverbindung. Für bestimmte Funktionen wie Online-Suche oder cloudbasierte KI-Modelle kann jedoch optional eine Internetverbindung genutzt werden.

UGREEN NASync iDX6011 Pro – Einrichtung
Die Erstinstallation des UGREEN NASync iDX6011 Pro erfolgt über einen webbasierten Einrichtungsassistenten. Nach dem Einschalten wird das NAS automatisch im lokalen Netzwerk erkannt und kann direkt über einen Webbrowser aufgerufen werden. Eine zusätzliche Softwareinstallation auf dem Computer ist dafür nicht erforderlich.
Der Assistent führt strukturiert durch die wichtigsten Schritte der Grundkonfiguration. Dazu gehören unter anderem die Einrichtung des Administratorkontos, die Auswahl der gewünschten RAID-Konfiguration sowie grundlegende Netzwerkeinstellungen.

Die Speicherinitialisierung erfolgt über eine übersichtliche Oberfläche, in der die eingebauten Festplatten zu einem RAID-Verbund zusammengefasst werden können. Im Testsystem wurde ein RAID-6-Verbund aus sechs Festplatten eingerichtet, der eine hohe Datensicherheit bei gleichzeitig guter Kapazitätsausnutzung bietet.

Nach der grundlegenden Einrichtung lassen sich über den integrierten App-Store weitere Anwendungen installieren. Dazu gehören unter anderem die Fotos-App, Backup-Lösungen oder zusätzliche Dienste. Auch viele der KI-Funktionen des Systems werden über diese Anwendungen integriert.

Insgesamt verläuft die Einrichtung strukturiert und nachvollziehbar. Vom ersten Start bis zu einem einsatzbereiten System vergeht, abhängig von der RAID-Initialisierung, in der Regel weniger als eine Stunde. Wer tiefer in einzelne Funktionen einsteigen möchte, findet weitere Details in den entsprechenden Tutorials.
UGREEN NASync iDX6011 Pro – Software und Benutzeroberfläche
Die Verwaltung des UGREEN NASync iDX6011 Pro erfolgt über eine zentrale Softwareoberfläche, die sowohl über den Webbrowser am Desktop als auch über mobile Apps auf Smartphones und Tablets zugänglich ist. Dadurch lässt sich das NAS sowohl im lokalen Netzwerk als auch unterwegs komfortabel verwalten.
Während das Webinterface vor allem für umfangreiche Konfigurationsaufgaben gedacht ist, eignen sich die mobilen Apps eher für den schnellen Zugriff auf Dateien, Fotos oder Systeminformationen.
Weboberfläche (Desktop)
Die zentrale Steuerung des NAS erfolgt über eine webbasierte Desktop-Oberfläche, die direkt im Browser aufgerufen wird. Eine zusätzliche Softwareinstallation ist dafür nicht erforderlich. Die Benutzeroberfläche erinnert in ihrem Aufbau an ein klassisches Desktop-Betriebssystem. Anwendungen werden über Icons gestartet, während zentrale Systemfunktionen über eine Menüleiste erreichbar sind. Dadurch wirkt die Bedienung auch für weniger erfahrene Nutzer schnell vertraut.
Über die Weboberfläche lassen sich unter anderem folgende Aufgaben erledigen:
- Verwaltung von Speicherpools und Volumes
- Benutzer- und Rechteverwaltung
- Installation und Aktualisierung von Apps
- Systemüberwachung und Ressourcenanalyse
- Netzwerkeinstellungen und Dienste
Gerade für umfangreiche Konfigurationen oder administrative Aufgaben bietet die Desktop-Oberfläche den größten Funktionsumfang.

Mobile Apps
Neben der Browseroberfläche stellt UGREEN auch mobile Apps für Smartphones und Tablets bereit. Diese ermöglichen den Zugriff auf wichtige NAS-Funktionen auch außerhalb des lokalen Netzwerks.
Über die mobilen Anwendungen lassen sich beispielsweise:
- Dateien hochladen oder herunterladen
- Fotos automatisch sichern
- Medienbibliotheken durchsuchen
- Systemstatus überprüfen
- Benachrichtigungen empfangen
Besonders praktisch ist die automatische Sicherung von Fotos und Videos direkt vom Smartphone auf das NAS. Dadurch kann das System beispielsweise als private Cloud für persönliche Medienbibliotheken genutzt werden. Für umfangreiche Systemkonfigurationen bleibt jedoch weiterhin die Weboberfläche die zentrale Verwaltungsoberfläche.

Zusammenspiel von Desktop und App
Im Alltag ergänzen sich beide Zugriffswege sinnvoll. Während die Weboberfläche vor allem für Einrichtung, Verwaltung und Systemkonfiguration genutzt wird, eignen sich die mobilen Apps eher für den schnellen Zugriff auf Dateien oder Medien. Dadurch lässt sich das NAS sowohl als zentrale Datenplattform im Heimnetzwerk als auch als private Cloud für den mobilen Zugriff verwenden.

UGREEN NASync iDX6011 Pro – Praxisbetrieb im Alltag
Neben synthetischen Benchmarks ist vor allem entscheidend, wie sich ein NAS im täglichen Betrieb verhält. Im Test wurde das System daher über einen längeren Zeitraum mit typischen Aufgaben genutzt: z. B. Dateiübertragungen, Medienverwaltung, parallele Dienste sowie die integrierten KI-Funktionen.
Bediengeschwindigkeit der Oberfläche
Die Weboberfläche reagiert im Alltag schnell und ohne spürbare Verzögerungen. Anwendungen starten zügig, und auch das Wechseln zwischen verschiedenen Einstellungen oder Systembereichen erfolgt ohne merkbare Wartezeiten.
Selbst bei mehreren gleichzeitig laufenden Hintergrundprozessen bleibt die Benutzeroberfläche gut bedienbar. Auch größere Dateioperationen oder aktive Hintergrundanalysen beeinträchtigen die Navigation durch das System kaum.
Parallelbetrieb mehrerer Dienste
Ein NAS wird in der Praxis selten nur für eine einzelne Aufgabe genutzt. Im Test liefen daher mehrere Dienste gleichzeitig auf dem System, darunter Dateiübertragungen, Medienzugriffe sowie Hintergrundprozesse der KI-Analyse.
Das System blieb dabei stabil und reaktionsfähig. Auch unter paralleler Last reagierten Anwendungen weiterhin zuverlässig, ohne dass es zu spürbaren Verzögerungen oder Systemhänger kam. Die vorhandene Hardware bietet damit ausreichend Reserven, um mehrere typische NAS-Aufgaben parallel zu bewältigen.
KI-Analyse im Alltag
Die integrierten KI-Funktionen arbeiten überwiegend im Hintergrund. Sobald neue Daten wie etwa Fotos oder Dokumente auf dem NAS gespeichert werden, beginnt das System automatisch mit der Analyse und erstellt entsprechende Metadaten für die spätere Suche. Dieser Prozess läuft größtenteils unauffällig im Hintergrund. Während der Analyse entstehen zwar zusätzliche Festplattenzugriffe, im normalen Betrieb bleibt das System jedoch weiterhin nutzbar.
Gerade bei größeren Fotoarchiven kann die erste Indexierung einige Zeit in Anspruch nehmen. Nach Abschluss dieser Analyse steht jedoch eine deutlich leistungsfähigere Suche über Inhalte und Metadaten zur Verfügung.
Mehrere Nutzer im Netzwerk
Im Test wurde das NAS gleichzeitig von mehreren Geräten im Netzwerk verwendet. Dazu gehörten Dateiübertragungen von Desktop-Systemen, der Zugriff auf Medienbibliotheken sowie Hintergrund-Backups einzelner Geräte.
Auch bei parallelen Zugriffen blieb der Datendurchsatz stabil. Die Kombination aus RAID-Verbund und schneller Netzwerkschnittstelle sorgt dafür, dass mehrere Nutzer gleichzeitig auf Dateien zugreifen können, ohne dass einzelne Verbindungen stark ausgebremst werden.
Damit eignet sich das System sowohl für Familiennetzwerke als auch für kleine Arbeitsgruppen.
Medienbibliotheken im täglichen Einsatz
Ein häufiger Anwendungsfall für NAS-Systeme ist die Verwaltung großer Foto- oder Videobibliotheken. Im Test wurden mehrere Medienarchive auf dem Netzwerkspeicher gespeichert und regelmäßig von verschiedenen Geräten aus genutzt.
Fotos lassen sich direkt über die Weboberfläche oder mobile Apps durchsuchen, während Videodateien problemlos auf unterschiedliche Geräte im Netzwerk gestreamt werden können.
Auch größere Bibliotheken bleiben dabei gut navigierbar, da die integrierte Suche sowie die KI-gestützte Analyse beim schnellen Auffinden einzelner Inhalte helfen.

UGREEN NASync iDX6011 Pro – Lautstärke & Wohnraum-Tauglichkeit
Neben Leistung und Funktionen spielt bei einem NAS auch die Geräuschentwicklung eine wichtige Rolle, insbesondere wenn das Gerät im Wohnraum betrieben wird. Im Test wurde die Lautstärke daher während verschiedener Nutzungsszenarien mit einem Smartphone-Schallpegelmesser gemessen.
Im normalen Leerlaufbetrieb arbeitet das System vergleichsweise unauffällig. Die Lüfter sind zwar hörbar, bleiben jedoch im Hintergrund und fallen im üblichen Wohnumfeld kaum auf.
Während intensiver Hintergrundprozesse wie z. B. der KI-Indexierung großer Datenbestände, steigt die Geräuschentwicklung jedoch spürbar an. In diesem Szenario waren direkt am Gerät kurzzeitig Werte von bis zu etwa 51 dB messbar. Dabei handelt es sich hauptsächlich um die mechanischen Zugriffsgeräusche der Festplatten, die bei vielen kleinen Lese- und Schreiboperationen deutlich hörbarer werden.
In etwa einem Meter Entfernung reduzierte sich die gemessene Lautstärke auf ungefähr 32 bis 35 dB. In dieser Distanz bleibt das NAS im normalen Wohnumfeld deutlich weniger auffällig und geht meist im Hintergrundgeräusch eines Raumes unter.
Im Alltag bedeutet das: Während intensiver Hintergrundaktivitäten sind die Festplattenzugriffe hörbar, bei normaler Nutzung bleibt das System jedoch vergleichsweise dezent. Für den Betrieb im Wohnzimmer oder Arbeitszimmer ist das NAS damit grundsätzlich geeignet, solange es nicht direkt neben dem Arbeitsplatz oder Bett steht. Ein Platz im Regal, Sideboard oder in einem leicht abgesetzten Bereich des Raumes ist in der Praxis meist die angenehmste Lösung.
Messergebnisse – Lautstärke
- Leerlaufbetrieb (~32–35 dB(A)) 45%
- Festplattenzugriffe unter Last (~50–51 dB(A)) 100%
- Dauerlast (Indexierung / Analyse) (~46 dB(A)) 82%
- Referenz: 50 dB(A) = deutlich wahrnehmbar 100%

UGREEN NASync iDX6011 Pro – Backup-Praxis
Ein NAS übernimmt im Alltag häufig die Rolle einer zentralen Backup-Plattform. Neben der reinen Datenspeicherung ist daher entscheidend, wie einfach sich Sicherungsstrategien im täglichen Betrieb umsetzen lassen. Im Test wurde das UGREEN NASync iDX6011 Pro daher mit mehreren typischen Backup-Szenarien genutzt wie z. B. automatische Smartphone-Sicherungen, klassische Client-Backups sowie physische Sicherungen auf externe Datenträger.
Smartphone-Backup und Medienarchive
Ein häufiger Anwendungsfall für NAS-Systeme ist die automatische Sicherung von Fotos und Videos direkt vom Smartphone. Über die mobile UGREEN-App lassen sich Medienbibliotheken automatisch auf das NAS übertragen, sobald sich das Gerät im Netzwerk befindet.
Neue Fotos und Videos werden dabei im Hintergrund synchronisiert und anschließend zentral im NAS gespeichert. Dadurch entsteht mit der Zeit ein vollständiges Medienarchiv, das unabhängig vom Smartphone erhalten bleibt. Besonders bei Geräten mit begrenztem Speicherplatz kann diese automatische Sicherung sinnvoll sein. Im Alltag funktionierte dieser Prozess zuverlässig. Neue Medien wurden nach kurzer Zeit automatisch erkannt und auf das NAS übertragen, ohne dass ein manueller Eingriff erforderlich war.

Klassische Client-Backups im Netzwerk
Neben mobilen Geräten lassen sich auch klassische Computer-Backups über das NAS abbilden. Im Test wurden dafür typische Netzwerk-Backups genutzt, bei denen Desktop- oder Laptop-Systeme ihre Daten über SMB-Freigaben auf das NAS sichern.
Gerade für Dokumente, Projektdateien oder Arbeitsverzeichnisse eignet sich diese Form der Sicherung besonders gut. Die Daten werden zentral im Netzwerk gespeichert und können bei Bedarf von verschiedenen Geräten aus wiederhergestellt werden.
Im Testbetrieb liefen diese Sicherungen stabil und ohne spürbare Einschränkungen für andere NAS-Aufgaben. Auch größere Datenmengen lassen sich zuverlässig übertragen, solange ausreichend Netzwerkbandbreite zur Verfügung steht.

USB-Backup und physische Datentrennung
Für zusätzliche Sicherheit lassen sich wichtige Daten auch auf externe USB-Datenträger sichern. Das NAS erkennt angeschlossene Laufwerke automatisch und ermöglicht es, Daten direkt zwischen NAS und externem Speicher zu kopieren.
Diese Form der Sicherung ist besonders interessant für Szenarien, in denen eine physische Trennung der Daten gewünscht ist. Externe Festplatten können beispielsweise regelmäßig angeschlossen, aktualisiert und anschließend wieder vom System getrennt aufbewahrt werden. Dadurch entsteht eine zusätzliche Backup-Ebene, die unabhängig vom NAS selbst existiert und beispielsweise bei Hardwaredefekten oder größeren Systemproblemen hilfreich sein kann.

Backup-Verhalten im Alltag
Im praktischen Einsatz liefen mehrere Sicherungsprozesse parallel zu anderen NAS-Aufgaben. Während beispielsweise Medienarchive synchronisiert oder Client-Backups erstellt wurden, blieb das System weiterhin bedienbar und reagierte zuverlässig auf neue Dateioperationen. Auch im Zusammenspiel mit anderen Funktionen wie der KI-Analyse oder laufenden Dateiübertragungen blieb das System stabil. Damit eignet sich das NAS gut als zentrale Backup-Plattform für unterschiedliche Geräte im Netzwerk.
Insgesamt zeigt sich im Alltag, dass das UGREEN NASync iDX6011 Pro problemlos mehrere Backup-Aufgaben parallel übernehmen kann, ohne dass andere Dienste oder Anwendungen deutlich ausgebremst werden.

UGREEN NASync iDX6011 Pro – Sicherheit & Fernzugriff
Neben der lokalen Nutzung spielt bei vielen NAS-Systemen auch der Zugriff von außerhalb des Heimnetzwerks eine wichtige Rolle. Dabei stehen grundsätzlich zwei Ansätze zur Verfügung: der komfortable Hersteller-Remotezugriff sowie individuell konfigurierte Lösungen über VPN oder Reverse Proxy.
Hersteller-Remotezugriff
UGREEN bietet für seine NAS-Systeme einen integrierten Fernzugriffsdienst an, über den sich das Gerät auch außerhalb des eigenen Netzwerks erreichen lässt. Dabei baut das NAS eine ausgehende Verbindung zu den Servern des Herstellers auf, über die anschließend der Zugriff vermittelt wird.
Der Vorteil dieser Lösung liegt vor allem in der einfachen Einrichtung. In vielen Fällen ist keine manuelle Konfiguration des Routers erforderlich, sodass der Fernzugriff innerhalb weniger Minuten aktiviert werden kann. Für Nutzer, die möglichst schnell auf ihre Daten zugreifen möchten, stellt dieser Ansatz eine komfortable Lösung dar.

Eigener Fernzugriff über Reverse Proxy oder VPN
Alternativ lässt sich der Zugriff auf das NAS auch vollständig über die eigene Netzwerkstruktur realisieren. Häufig wird dafür ein VPN-Zugang zum Heimnetzwerk eingerichtet oder ein Reverse Proxy genutzt, über den einzelne Dienste erreichbar gemacht werden. Dieser Ansatz erfordert zwar etwas mehr technische Einrichtung, bietet jedoch eine größere Kontrolle über die eigene Infrastruktur. Besonders in Kombination mit bestehenden Netzwerkdiensten lässt sich das NAS so vollständig in eine eigene Serverumgebung integrieren.
Lokaler Betrieb ohne Cloud-Abhängigkeit
Ein wichtiger Punkt vieler NAS-Systeme ist die Möglichkeit, sämtliche Funktionen auch ohne Cloud-Dienste nutzen zu können. Das UGREEN NASync iDX6011 Pro lässt sich vollständig lokal betreiben, sodass Daten ausschließlich im eigenen Netzwerk gespeichert und verarbeitet werden. Gerade bei sensiblen Daten oder umfangreichen privaten Archiven kann dieser lokale Ansatz ein entscheidender Vorteil sein. Nutzer behalten damit jederzeit die Kontrolle über ihre Daten und können selbst entscheiden, ob und wie ein externer Zugriff eingerichtet werden soll.

UGREEN NASync iDX6011 Pro – Stabilität und Zuverlässigkeit
Ein NAS ist in vielen Umgebungen rund um die Uhr im Einsatz. Entsprechend wichtig ist neben der reinen Leistung auch die langfristige Stabilität des Systems im Dauerbetrieb. Während des Tests lief das UGREEN NASync iDX6011 Pro über einen längeren Zeitraum durchgehend im 24/7-Betrieb. In dieser Zeit wurden verschiedene typische NAS-Aufgaben parallel ausgeführt, darunter Dateiübertragungen, Medienzugriffe, KI-Analysen sowie mehrere Hintergrunddienste. Das System zeigte sich dabei insgesamt stabil und zuverlässig. Während der gesamten Testphase kam es weder zu Abstürzen noch zu unerwarteten Neustarts. Auch bei parallel laufenden Prozessen blieb das NAS weiterhin erreichbar und reagierte zuverlässig auf neue Dateioperationen. Zur zusätzlichen Beobachtung wurde das System über ein externes Monitoring überwacht, das regelmäßig die Erreichbarkeit des NAS überprüfte. Auch über einen längeren Zeitraum blieb das System dabei konstant erreichbar.

Gerade im Zusammenspiel mit mehreren parallel laufenden Diensten zeigt sich, dass das System für den Dauerbetrieb ausgelegt ist. Damit eignet sich das NAS sowohl für private Heimnetzwerke als auch für kleinere Arbeitsumgebungen, in denen eine kontinuierliche Verfügbarkeit der Daten wichtig ist.
UGREEN NASync iDX6011 Pro – Erweiterbarkeit und Self-Hosting
Neben der klassischen Nutzung als Netzwerkspeicher lässt sich das UGREEN NASync iDX6011 Pro auch als vielseitige Plattform für zusätzliche Dienste einsetzen. Dank Container-Unterstützung und offener Netzwerkarchitektur kann das System weit über reine Dateispeicherung hinaus genutzt werden.
Docker und Containerbetrieb
Über die integrierte Container-Unterstützung lassen sich zusätzliche Anwendungen direkt auf dem NAS betreiben. Dazu gehören beispielsweise Dienste für Medienverwaltung, Automatisierung oder verschiedene Self-Hosting-Anwendungen.
Container bieten dabei den Vorteil, dass einzelne Dienste voneinander isoliert laufen. Dadurch können verschiedene Anwendungen parallel betrieben werden, ohne das eigentliche NAS-System zu beeinträchtigen. Im Testbetrieb liefen mehrere Container parallel zum regulären NAS-Betrieb, ohne dass die grundlegenden Funktionen des Systems beeinträchtigt wurden. Damit eignet sich das NAS auch für Nutzer, die zusätzliche Dienste direkt auf ihrer eigenen Infrastruktur betreiben möchten.

Integration ins Heimnetzwerk
Das NAS lässt sich flexibel in bestehende Netzwerkinfrastrukturen integrieren. Über die verfügbaren Netzwerkschnittstellen kann das System sowohl in klassischen Heimnetzwerken als auch in leistungsfähigeren Multi-Gigabit-Umgebungen betrieben werden. Dadurch eignet sich das NAS nicht nur als zentraler Datenspeicher, sondern auch als Plattform für verschiedene Netzwerkdienste innerhalb des eigenen Heimnetzwerks. Gerade in Kombination mit anderen Diensten wie Reverse Proxys, VPN-Zugängen oder zentralen Speicherlösungen kann das NAS eine wichtige Rolle innerhalb der eigenen Infrastruktur übernehmen.
Einsatz als Self-Hosting-Plattform
Mit ausreichender Hardwareleistung und Container-Unterstützung lässt sich das NAS auch als Self-Hosting-Plattform nutzen. Anwendungen können dabei direkt auf dem Gerät betrieben werden, während Daten gleichzeitig zentral gespeichert werden.
Typische Beispiele sind:
- Medienserver
- private Cloud-Dienste
- Automatisierungs- oder Verwaltungsdienste
- kleinere Web- oder Netzwerkdienste
Durch diese Kombination aus Speicherplattform und Serverumgebung lässt sich das NAS flexibel an unterschiedliche Anforderungen anpassen. Gerade für technisch interessierte Nutzer eröffnet das System damit zusätzliche Einsatzmöglichkeiten über den klassischen NAS-Betrieb hinaus. Im Alltag zeigt sich jedoch auch, dass sich viele dieser erweiterten Möglichkeiten vor allem an Nutzer richten, die gezielt mit solchen Funktionen arbeiten möchten. Der Fokus liegt damit weniger auf einer vollständig vorkonfigurierten Komplettlösung, sondern stärker auf einer flexibel nutzbaren Plattform mit entsprechendem Gestaltungsspielraum.

UGREEN NASync iDX6011 Pro – Performance & Benchmarks
Im folgenden Abschnitt wird die Performance des UGREEN NASync iDX6011 Pro unter realistischen Workloads untersucht. Neben klassischen Dateiübertragungen wurden auch Medienbibliotheken und KI-basierte Analyseprozesse getestet. Ziel war es, nicht nur synthetische Benchmarkwerte zu betrachten, sondern das Verhalten des Systems unter realistischen NAS-Workloads zu analysieren.
Testaufbau
Hardware
Die Tests wurden auf einem UGREEN NASync iDX6011 Pro durchgeführt. Als Client-Systeme kamen ein Mac sowie ein Windows-PC mit jeweils einem 2,5-GbE-Netzwerkadapter zum Einsatz. Alle Systeme waren direkt über einen Switch im selben Netzwerksegment verbunden, sodass der Datentransfer ohne Routing oder zusätzliche Netzwerkkomponenten erfolgen konnte.
RAID-Konfiguration
Für die Tests wurde ein RAID6-Verbund aus sechs WD Red Plus Festplatten mit jeweils 2 TB Kapazität verwendet. RAID6 bietet eine hohe Datensicherheit durch doppelte Parität und stellt gleichzeitig ausreichend sequentielle Performance für große Datenübertragungen bereit.
Netzwerkumgebung
Das NAS war über eine 2,5-GbE-Verbindung mit dem Netzwerk verbunden. Der Client befand sich im selben VLAN, wodurch der Datenverkehr ausschließlich über Layer-2 lief und keine zusätzlichen Routing-Latenzen entstanden. Dadurch lassen sich die gemessenen Werte direkt der Storage- und Netzwerkleistung des Systems zuordnen.
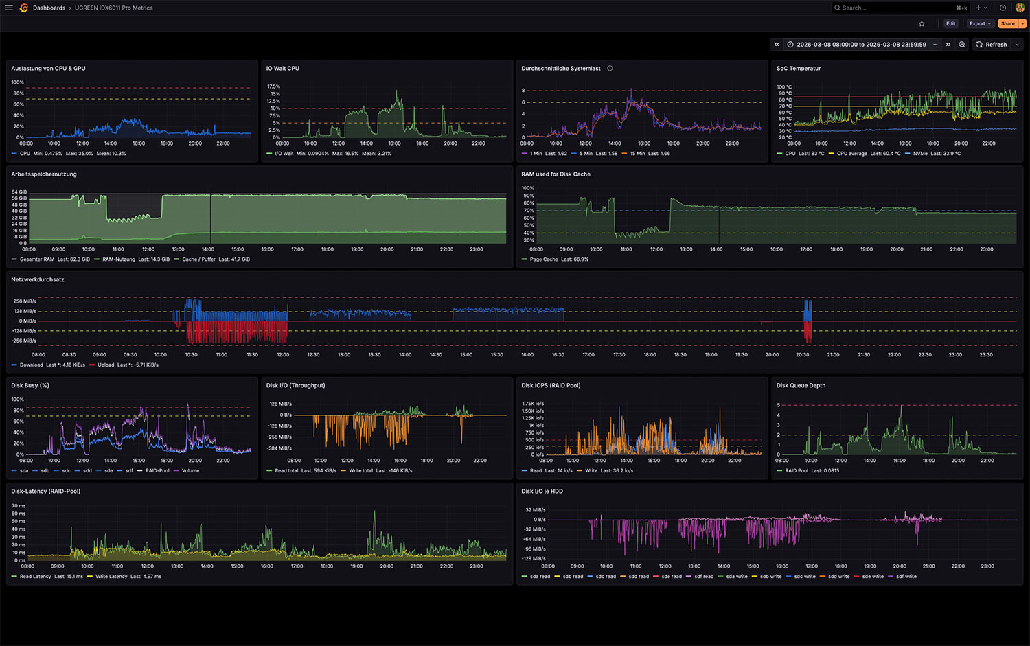
Monitoring
Alle Systemmetriken wurden über Prometheus erfasst und in Grafana visualisiert. Das Monitoring umfasst CPU-Auslastung, Arbeitsspeicher, Netzwerkdurchsatz sowie detaillierte Storage-Metriken wie IOPS, Latenz und Festplattenauslastung.

Storage-Benchmark mit fio
Zusätzlich wurden direkte Storage-Tests mit dem Tool fio durchgeführt. Dabei laufen die Benchmark-Workloads direkt auf dem NAS selbst, ohne dass Netzwerkprotokolle wie SMB oder NFS beteiligt sind. Diese Tests zeigen die maximale Leistungsfähigkeit des RAID-Pools unabhängig vom Netzwerk und helfen dabei, Netzwerk- und Storage-Limits voneinander zu trennen.
Netzwerk-Performance
Die Netzwerkverbindung hat einen entscheidenden Einfluss auf die tatsächlich erreichbare Performance im Alltag. Je nach Verbindungsart unterscheiden sich die möglichen Datentransferraten deutlich, insbesondere zwischen drahtlosen und kabelgebundenen Verbindungen. Die folgende Übersicht zeigt die Unterschiede im direkten Vergleich.
- WLAN – Lesen (~55 MB/s) 18%
- WLAN – Schreiben (~65 MB/s) 22%
- 2,5 GbE LAN – Lesen (~270 MB/s) 88%
- 2,5 GbE LAN – Schreiben (~250 MB/s) 80%
- Referenz: 2,5 GbE theoretisch (~312 MB/s) 100%
Die konkreten Messwerte aus dem Test bestätigen dieses Verhältnis und zeigen die tatsächliche Performance im Detail.

WLAN-Zugriff
Beim Zugriff über WLAN hängt die erreichbare Performance stark von der jeweiligen Funkverbindung ab. Selbst moderne WiFi-Standards erreichen in der Praxis meist deutlich geringere Datentransferraten als kabelgebundene Verbindungen. Für typische Aufgaben wie das Öffnen von Fotos oder das Streamen von Medien ist die Geschwindigkeit jedoch ausreichend.
1-GbE-Verbindung
Bei einer klassischen Gigabit-Ethernet-Verbindung liegt der maximale Datendurchsatz typischerweise bei rund 110 bis 120 MB/s. In diesem Szenario wird der Storage-Pool des NAS nur moderat ausgelastet, da das Netzwerk selbst zum limitierenden Faktor wird.
2,5-GbE-Verbindung
Über eine 2,5-GbE-Verbindung lässt sich das vorhandene Storage-Potenzial deutlich besser ausnutzen. Große Dateiübertragungen erreichen hier deutlich höhere Datentransferraten, wodurch sich insbesondere große Foto- oder Videobibliotheken wesentlich schneller übertragen lassen.
Messung der Netzwerkbandbreite mit iPerf3

Um die maximal mögliche Netzwerkleistung unabhängig vom Storage zu messen, wurde zusätzlich ein iPerf3-Test durchgeführt. Dabei sendet ein Client kontinuierliche Netzwerkpakete an das NAS, sodass ausschließlich die Netzwerkverbindung selbst gemessen wird. Im Test erreichte die Verbindung stabile Übertragungsraten und liegt mit der gemessenen Leistung sehr nahe an der theoretisch möglichen Bandbreite einer 2,5-Gigabit-Verbindung. Diese Messung zeigt, dass das Netzwerk selbst keinen Flaschenhals darstellt und die im Alltag gemessenen Transferraten primär vom Storage-System bestimmt werden.
Storage-Performance
Sequenzielle Transfers

Bei sequentiellen Transfers werden große zusammenhängende Datenblöcke geschrieben oder gelesen. Solche Zugriffsmuster entstehen typischerweise bei Videoarchiven, Backups oder großen Dateiübertragungen.
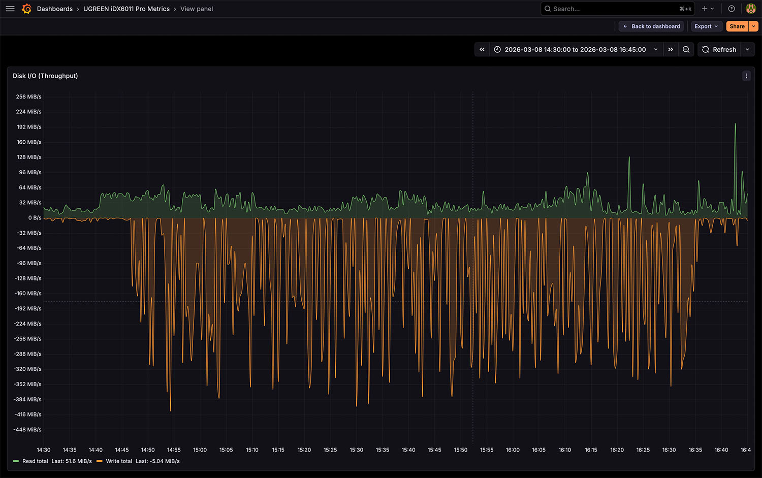
Während der Tests erreichte der RAID-Pool sequenzielle Transferraten von rund 300 bis 400 MiB/s. Damit liegt die Storage-Leistung deutlich über der maximalen Datenrate einer 2,5-GbE-Verbindung, sodass in vielen Szenarien das Netzwerk selbst zum limitierenden Faktor wird.
Random I/O

Random-I/O entsteht, wenn viele kleine Dateien unabhängig voneinander gelesen oder geschrieben werden. Typische Beispiele sind Fotoarchive, Datenbanken oder Metadatenanalysen.
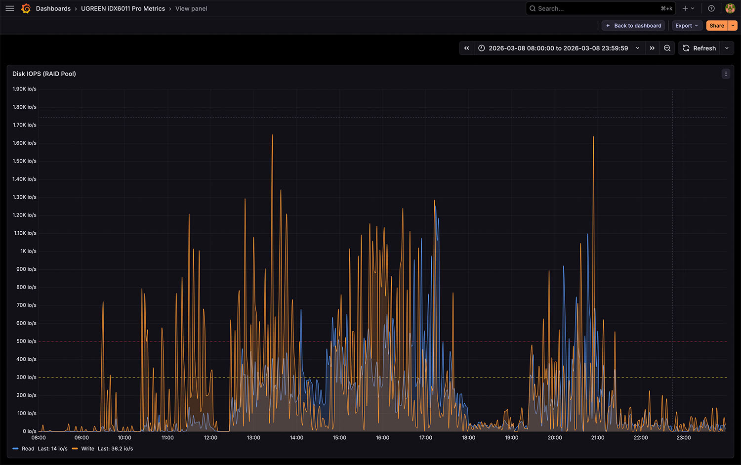
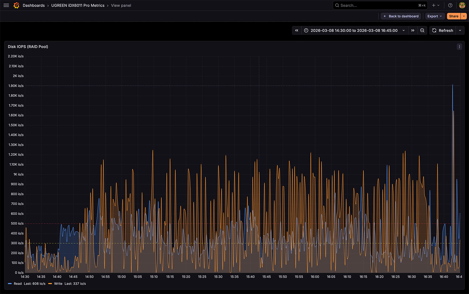
In solchen Szenarien müssen Festplatten sehr viele einzelne Zugriffe ausführen. Dadurch steigt die Anzahl der I/O-Operationen pro Sekunde deutlich an, während der reine Datendurchsatz häufig geringer ausfällt als bei sequentiellen Transfers.
IOPS und Latenz
Die IOPS (Input/Output Operations per Second) geben an, wie viele einzelne Dateioperationen pro Sekunde ausgeführt werden können. Viele kleine Dateien – etwa Fotos oder Metadaten – erzeugen deutlich mehr IOPS als große Videodateien.
Die Latenz beschreibt schließlich die Zeit, die eine einzelne Festplattenoperation benötigt. Mechanische Festplatten liegen hier typischerweise im Bereich von etwa 5 bis 12 Millisekunden. Bei intensiven Analyseprozessen mit vielen kleinen Zugriffen kann dieser Wert kurzfristig ansteigen.

Langzeitanalyse unter realer Last
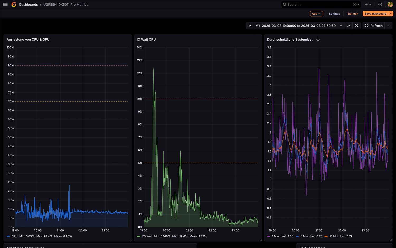
Im Rahmen der Langzeitanalyse wurden unterschiedliche Workloads betrachtet, die typische Einsatzszenarien eines NAS widerspiegeln. Dabei zeigt sich, dass sich die Systemlast je nach Aufgabe unterschiedlich auf CPU, GPU und spezialisierte Beschleuniger verteilt. Die folgende Übersicht gibt einen kompakten Eindruck davon, wie die einzelnen Recheneinheiten im Test genutzt werden.
- CPU-Auslastung bei KI-Analyse (≈10–30 %) 30%
- GPU-Auslastung (nahe 0 %) 5%
- NPU-Auslastung (regelmäßige Lastspitzen) 60%
- Referenz: 100 % = theoretische Vollauslastung 100%
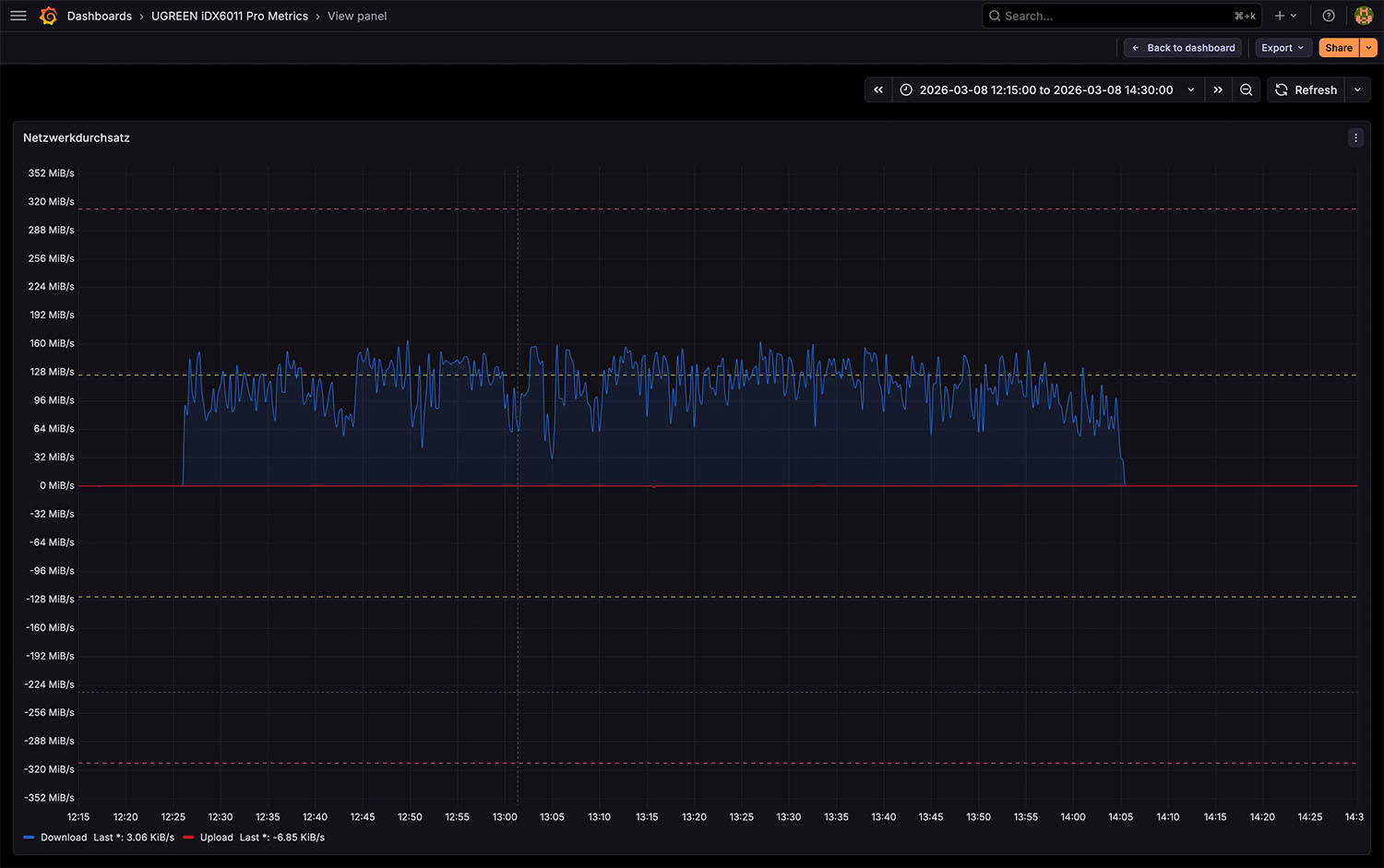
Phase 1 – Übertragung einer Fotosammlung
Im ersten Abschnitt des Tests wird eine Fotosammlung mit rund 700 GB auf das NAS übertragen. Die Bilder werden anschließend über die integrierte Fotos-App verwaltet, wodurch neben der reinen Datenübertragung später auch weitere Verarbeitungsschritte wie Indexierung und Analyse möglich sind.
Netzwerkdurchsatz

Der Netzwerkdurchsatz liegt über längere Zeit nahe der maximal möglichen Bandbreite einer 2,5-GbE-Verbindung. Die Übertragung erfolgt dabei sehr gleichmäßig ohne größere Einbrüche oder starke Schwankungen. Dieses Verhalten zeigt, dass das NAS große Datenübertragungen stabil über längere Zeiträume verarbeiten kann und die vorhandene Netzwerkbandbreite effektiv nutzt.
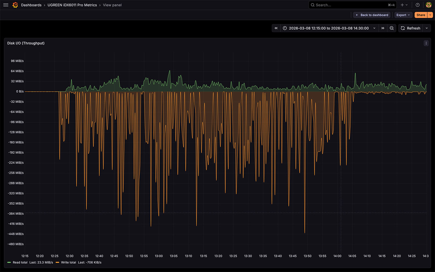
Storage-Performance

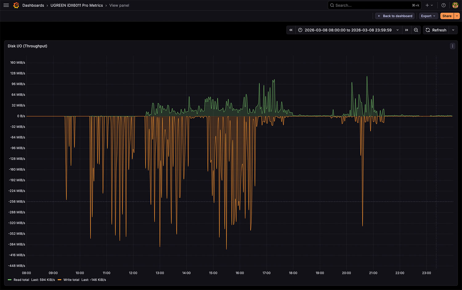
Auch auf Storage-Ebene bleibt der Datendurchsatz über längere Zeit im Bereich mehrerer hundert Megabyte pro Sekunde. Der RAID-Pool verarbeitet die eingehenden Daten kontinuierlich und kann die verfügbare Netzwerkbandbreite weitgehend ausnutzen. Kurzzeitige Schwankungen entstehen hauptsächlich durch das Schreiben vieler einzelner Dateien, wodurch die Festplatten häufiger zwischen verschiedenen Schreibpositionen wechseln müssen.
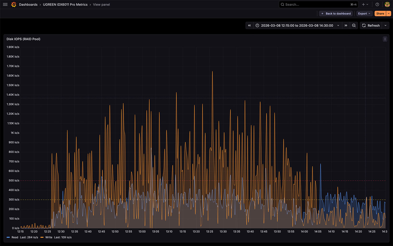
I/O-Profil

Fotosammlungen bestehen aus vielen einzelnen Dateien mit unterschiedlichen Größen. Dadurch entsteht ein gemischtes Zugriffsmuster mit zahlreichen einzelnen Dateioperationen pro Sekunde. Im Monitoring zeigt sich dies durch wiederkehrende Peaks bei den IOPS-Werten. Während große Dateien relativ gleichmäßig geschrieben werden können, sorgen viele kleine Dateien dafür, dass die Festplatten häufiger neue Schreibpositionen anfahren müssen. Dieses Verhalten ist typisch für Fotoarchive und andere Dateisammlungen mit vielen kleineren Dateien.
Mini-Fazit Phase 1 – Fotosammlung
Die Übertragung der rund 700 GB großen Fotosammlung zeigt, dass das NAS große Datenmengen problemlos verarbeiten kann. Die Netzwerkverbindung wird über längere Zeit nahezu vollständig ausgelastet, während der RAID-Pool konstant hohe Datendurchsätze liefert. Gleichzeitig bleiben CPU-Auslastung und Systemlast moderat. Für typische Aufgaben wie das Importieren größerer Fotoarchive bietet das System damit ausreichend Leistungsreserven.
Phase 2 – Migration einer Videobibliothek
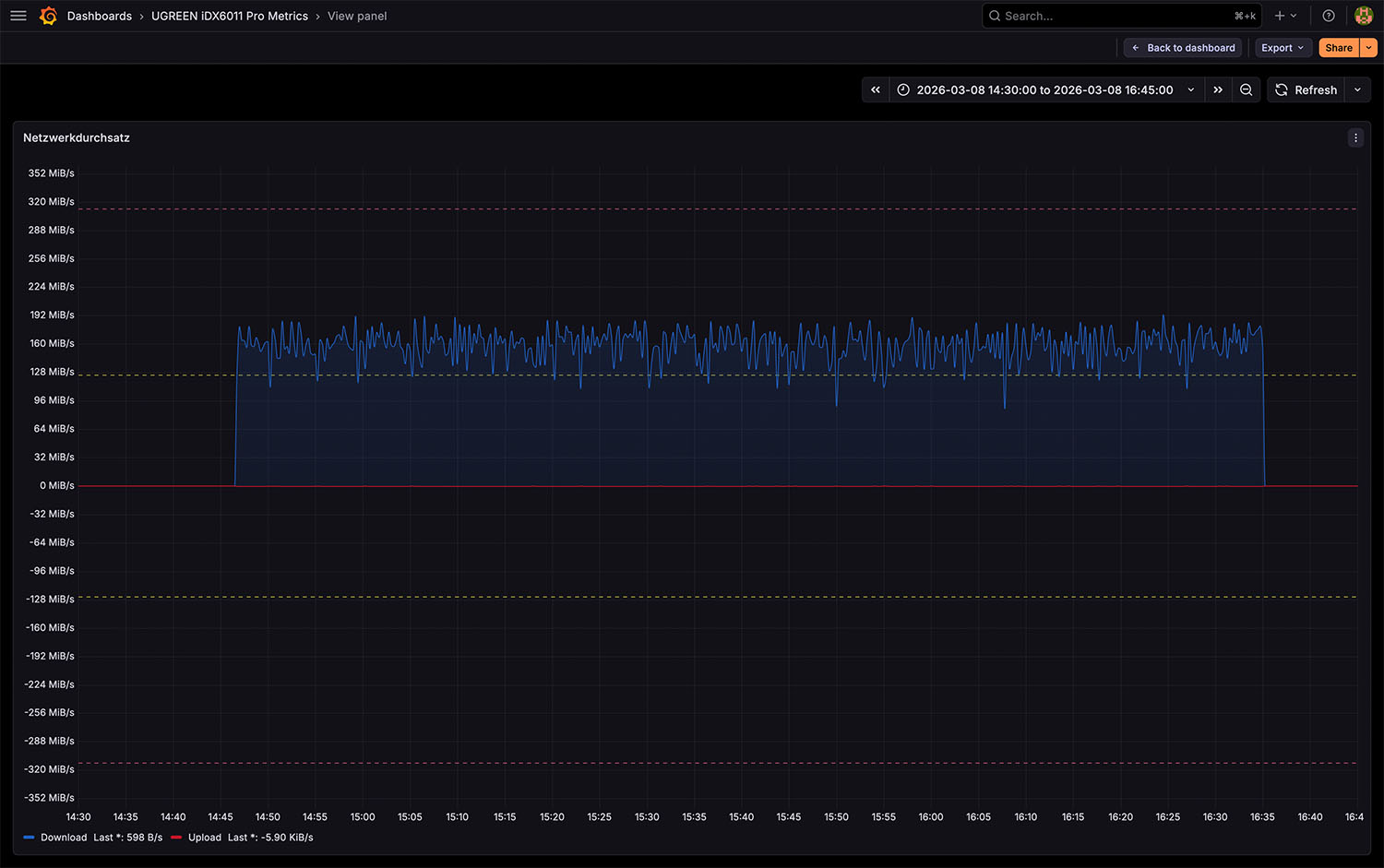
Im zweiten Abschnitt des Tests wird eine größere Videobibliothek mit rund 1,1 TB auf das NAS übertragen. Die Dateien werden später über die Theater-App verwaltet. Im Gegensatz zur Fotosammlung bestehen Videobibliotheken typischerweise aus deutlich größeren Dateien. Dadurch verändert sich das Zugriffsverhalten auf den Storage-Pool spürbar.
Netzwerkdurchsatz

Auch bei der Videobibliothek wird die verfügbare Netzwerkbandbreite über längere Zeit nahezu vollständig genutzt. Der Datentransfer verläuft dabei sehr konstant und zeigt kaum größere Schwankungen. Dies ist typisch für große Dateiübertragungen, da weniger einzelne Dateien verarbeitet werden müssen.
Storage-Performance

Bei großen Videodateien entstehen überwiegend sequentielle Schreiboperationen. Die Festplatten können Daten daher in längeren zusammenhängenden Blöcken schreiben, ohne ständig neue Positionen anfahren zu müssen. Im Monitoring zeigt sich dadurch eine sehr gleichmäßige Durchsatzkurve mit stabilen Datenraten.
I/O-Profil

Im Vergleich zur Fotosammlung sinkt die Anzahl einzelner I/O-Operationen deutlich. Statt vieler kleiner Dateioperationen entstehen längere sequentielle Schreibvorgänge. Die IOPS-Werte fallen daher niedriger aus, während der Datendurchsatz gleichzeitig stabil bleibt. Dieses Zugriffsmuster ist typisch für Medienbibliotheken mit großen Videodateien.
Mini-Fazit Phase 2 – Videobibliothek
Beim Kopieren der rund 1,1 TB großen Videobibliothek zeigt sich ein anderes Lastprofil als bei der Fotosammlung. Große Videodateien erzeugen überwiegend sequentielle Datenströme, wodurch der Storage-Pool besonders gleichmäßig arbeiten kann. Der Datendurchsatz bleibt stabil, während die Anzahl einzelner I/O-Operationen sinkt. Für Medienbibliotheken oder Videoarchive ist dieses Verhalten ideal, da hier vor allem kontinuierliche Datenraten entscheidend sind.
Phase 3 – KI-Analyse der Fotobibliothek
Nach Abschluss der Datentransfers startete die vollständige Auswertung der Fotobibliothek. Dabei wurden mehrere KI-gestützte Funktionen gleichzeitig ausgeführt. Dazu gehören unter anderem:
- Personen-Erkennung
- Bildanalyse
- Texterkennung in Fotos
- Tier-Erkennung
- Neuindexierung der gesamten Mediathek
In diesem Testabschnitt verändert sich die Systemauslastung deutlich. Während bei den vorherigen Tests hauptsächlich Netzwerk und Festplatten belastet wurden, verschiebt sich der Schwerpunkt nun klar in Richtung Rechenleistung.

Interessant ist dabei vor allem, wie die Aufgaben intern verteilt werden. Die CPU bleibt in diesem Szenario vergleichsweise moderat ausgelastet und bewegt sich meist nur im niedrigen zweistelligen Prozentbereich. Auch die integrierte GPU spielt in diesem Szenario praktisch keine Rolle. Die GPU-Auslastung bleibt in dieser Phase nahezu konstant bei null Prozent.
Hier lässt sich deutlich erkennen, dass die NPU regelmäßig aktiv wird und wiederholt Lastspitzen erzeugt. Dies deutet darauf hin, dass ein Großteil der KI-Analyse direkt auf die dedizierte KI-Hardware ausgelagert wird. Das verdeutlicht, dass die KI-Funktionen der Fotos-App gezielt auf die dedizierte KI-Hardware des Systems zugreifen. Dadurch bleibt die CPU weitgehend frei, sodass andere NAS-Dienste parallel weiterlaufen können.

Im Grafana-Dashboard lässt sich außerdem erkennen, dass die Storage-Last in diesem Testszenario deutlich geringer ausfällt als während der Datentransfers. Zwar werden weiterhin Dateien gelesen, um Metadaten und Inhalte zu analysieren, die Festplatten arbeiten jedoch deutlich weniger intensiv als beim Kopieren großer Datenmengen. Gleichzeitig steigt die Systemlast moderat an, was typisch für parallele Analyse-Jobs ist.
Mini-Fazit Phase 3
Bei der Auswertung der Bilddaten werden zahlreiche kleine Dateien gelesen. Dadurch entstehen viele kurze Festplattenzugriffe, was zu einer höheren I/O-Aktivität und gelegentlichen Latenzspitzen führen kann.
Dieser Testabschnitt verdeutlicht sehr gut, wie moderne NAS-Systeme KI-Workloads verarbeiten. Anstatt die CPU stark zu belasten, werden die Berechnungen größtenteils auf die integrierte NPU ausgelagert. Dadurch bleibt das System auch während umfangreicher Bildanalysen reaktionsfähig und kann weiterhin andere Dienste bereitstellen. Damit zeigt sich, dass das System selbst komplexe KI-Analysen lokal ausführen kann, ohne andere NAS-Dienste spürbar auszubremsen.
Stromverbrauch im Praxistest
- Leerlauf / Grundlast (~45–50 W) 55%
- Dateitransfer (~50–65 W) 70%
- KI-Analyse (Peak ~80-86 W, im Durchschnitt darunter) 100%
Die folgende Auswertung zeigt den Energieverbrauch im Verlauf des Tests sowie die Verteilung über die einzelnen Workloads.
Neben der reinen Performance spielt bei einem NAS auch der Energieverbrauch eine wichtige Rolle. Gerade bei Systemen, die rund um die Uhr laufen, entscheidet der Strombedarf maßgeblich über die langfristigen Betriebskosten. Für den Test wurde der Energieverbrauch des Systems über den gesamten Zeitraum von rund zwölf Stunden aufgezeichnet. Die Messung erfolgte in Intervallen von zehn Minuten.

Im Diagramm lassen sich die unterschiedlichen Lastphasen klar erkennen. Die Messwerte zeigen einen Energiebedarf zwischen etwa 7,7 Wh und 14,3 Wh pro zehn Minuten. Das entspricht einer durchschnittlichen Leistungsaufnahme von etwa 46 bis 86 Watt. Interessant ist dabei, dass sich der Energieverbrauch klar den einzelnen Testphasen zuordnen lässt.
Während der Übertragung der Fotosammlung steigt der Verbrauch moderat an. Der Transfer großer Dateien beansprucht vor allem Netzwerk und Festplatten, während CPU und KI-Beschleuniger weitgehend ungenutzt bleiben. Der Stromverbrauch liegt in dieser Phase daher nur leicht über dem Grundniveau des Systems.
Bei der Migration der Videobibliothek zeigt sich ein ähnliches Verhalten. Große Videodateien erzeugen überwiegend sequentielle Schreibvorgänge, wodurch der RAID-Pool kontinuierlich arbeitet. Auch hier steigt der Energiebedarf etwas an, bleibt jedoch insgesamt moderat.
Die deutlich höchsten Werte treten während der anschließenden Bildanalyse auf. In diesem Abschnitt werden vor allem CPU und NPU stärker beansprucht, während die GPU in diesem Szenario praktisch keine Rolle spielt. Die KI-basierte Analyse der Bilddaten führt zu einer spürbar höheren Systemaktivität, was sich auch im Stromverbrauch widerspiegelt.
Trotz dieser Lastspitzen bleibt der Energiebedarf des Systems insgesamt in einem für ein leistungsstarkes NAS typischen Bereich. Im Vergleich zu klassischen Serverlösungen mit ähnlicher Rechenleistung arbeitet das System vergleichsweise energieeffizient. Für den Dauerbetrieb im Heim- oder Small-Office-Bereich ist dies ein wichtiger Faktor, da das NAS in der Praxis meist dauerhaft eingeschaltet bleibt.
Interpretation der Workloads
Die aufgezeichneten Systemmetriken geben einen realistischen Einblick in das Verhalten des NAS unter typischen Alltagsbedingungen. Unterschiedliche Workloads erzeugen dabei sehr unterschiedliche Lastprofile. Große Dateiübertragungen belasten vor allem Netzwerk und Storage, während Analyseprozesse mit vielen kleinen Dateien deutlich mehr einzelne I/O-Operationen erzeugen.
Das getestete System bewältigt alle drei Szenarien stabil. Weder CPU noch Arbeitsspeicher werden zum Flaschenhals, während der RAID-Pool konstant hohe Datenraten liefern kann.
Große Dateitransfers
Große Dateiübertragungen gehören zu den häufigsten NAS-Workloads. Typische Beispiele sind Videoarchive, Backups oder große Bildsammlungen. In solchen Szenarien entstehen überwiegend sequentielle Datenströme, wodurch der RAID-Pool besonders effizient arbeiten kann. Während der Tests zeigte sich, dass das System bei diesen Transfers stabile Datendurchsätze liefert und die Netzwerkverbindung über längere Zeit nahezu vollständig ausgelastet wird. Für Medienbibliotheken oder Backup-Archive ist dieses Verhalten ideal, da hier vor allem kontinuierliche Datenraten entscheidend sind.
Viele kleine Dateien
Ein völlig anderes Zugriffsmuster entsteht bei großen Fotoarchiven oder Dateisammlungen mit vielen kleinen Dateien. Hier müssen Festplatten sehr viele einzelne Dateioperationen ausführen. Dadurch steigen IOPS und Latenz deutlich stärker an als bei sequentiellen Transfers. Gerade Analyseprozesse wie Bildindexierung oder Metadatenverarbeitung erzeugen eine Vielzahl kleiner Lesezugriffe. Mechanische Festplatten erreichen in solchen Szenarien naturgemäß geringere Leistungswerte als bei großen zusammenhängenden Dateien.
Parallelbetrieb mehrerer Dienste
In der Praxis laufen auf einem NAS häufig mehrere Dienste gleichzeitig. Während Daten übertragen werden, können beispielsweise Medienserver, Backups oder KI-Analysen im Hintergrund aktiv sein. Im Test zeigte sich, dass das System auch bei parallelen Workloads stabil arbeitet. Die verschiedenen Aufgaben werden intern gut verteilt, sodass weder CPU noch Arbeitsspeicher zum kritischen Engpass werden. Selbst während umfangreicher Analyseprozesse blieb das System reaktionsfähig und konnte weiterhin typische NAS-Dienste bereitstellen.
Virtualisierung
Virtualisierung stellt deutlich höhere Anforderungen an CPU, Arbeitsspeicher und Storage-System als klassische NAS-Aufgaben. Die im Test beobachtete moderate CPU-Auslastung deutet darauf hin, dass ausreichend Leistungsreserven vorhanden sind, um zusätzliche Dienste oder Container-Workloads zu betreiben. Die eigentlichen Grenzen entstehen in solchen Szenarien jedoch meist nicht durch die CPU, sondern durch Storage-I/O und Arbeitsspeicher. Besonders bei HDD-basierten RAID-Systemen kann Random-I/O schnell zum limitierenden Faktor werden.
RAID-Performance mit HDDs: Durchsatz, IOPS und Latenz einfach erklärt
Um die gemessenen Werte besser einordnen zu können, lohnt sich ein kurzer Blick auf die wichtigsten Kennzahlen der Storage-Performance: Durchsatz, IOPS und Latenz.
Der Durchsatz beschreibt, wie viele Daten pro Sekunde übertragen werden können. In unserem Test erreicht der RAID-Pool mehrere hundert Megabyte pro Sekunde (im Test über 300 MiB/s bei realen Workloads). Solche Werte sind typisch für ein RAID aus mehreren mechanischen Festplatten und zeigen, dass sich auch große Foto- oder Videobibliotheken zügig übertragen lassen. Damit kann das System die verfügbare Bandbreite einer 2,5-GbE-Verbindung weitgehend ausnutzen.
Die IOPS (Input/Output Operations per Second) geben an, wie viele einzelne Dateioperationen pro Sekunde ausgeführt werden können. Viele kleine Dateien – etwa Fotos oder Metadaten – erzeugen deutlich mehr IOPS als große Videodateien.
Die Latenz beschreibt schließlich die Zeit, die eine einzelne Festplattenoperation benötigt. Mechanische Festplatten liegen hier typischerweise im Bereich von einigen Millisekunden. Bei intensiven Analyseprozessen mit vielen kleinen Zugriffen kann dieser Wert kurzfristig ansteigen.
Zusammen liefern diese drei Kennzahlen ein gutes Gesamtbild der Storage-Performance eines NAS. Hoher Durchsatz ist besonders wichtig für große Dateiübertragungen und Medienbibliotheken, während hohe IOPS vor allem bei Fotoarchiven oder Datenbanken eine Rolle spielen.
Um die reine Storage-Leistung des RAID-Pools unabhängig von Netzwerk und Anwendungen zu messen, wurde zusätzlich ein Low-Level-Benchmark mit dem Tool fio durchgeführt. Dabei wurden sequentielle Lese- und Schreibtests mit einer Blockgröße von 192 KB ausgeführt, die typische NAS-Workloads mit großen Dateien simulieren.

Im Test erreicht das RAID-6-Array beim sequentiellen Lesen rund 680 MiB/s, während beim Schreiben etwa 146 MiB/s gemessen wurden. Diese Werte entsprechen dem erwartbaren Verhalten eines RAID-6-Verbunds mit mehreren HDDs. Während Leseoperationen nahezu die kombinierte Bandbreite aller Laufwerke nutzen können, reduziert die doppelte Paritätsberechnung beim Schreiben die maximal erreichbare Leistung deutlich.
Einordnung der NAS-Systemlast im Praxistest
- Idle / Hintergrundbetrieb – sehr geringe Systemlast 15%
- Dateitransfer – hohe Netzwerk- und Storage-Last 65%
- Analyse / Indexierung – kombinierte Systemlast (CPU/NPU/Storage) 75%
- Referenz: Maximale Systemauslastung 100%
Die verschiedenen Testphasen zeigen deutlich, wie sich unterschiedliche Workloads auf das NAS auswirken. Die folgende Übersicht fasst die typischen Systemzustände zusammen.

Diese Werte zeigen, dass sich das NAS je nach Workload sehr unterschiedlich verhält. Während große Dateiübertragungen vor allem Netzwerk und Storage belasten, nutzen Analyseprozesse zusätzlich CPU, GPU und NPU des Systems.
Insgesamt zeigt der Test, dass das NAS sowohl sequentielle Transfers großer Dateien als auch viele kleine Dateioperationen stabil verarbeiten kann. Gleichzeitig bietet die integrierte NPU genügend Leistungsreserven, um KI-gestützte Medienanalysen lokal auszuführen, ohne dass klassische NAS-Aufgaben darunter leiden.

UGREEN NASync iDX6011 Pro – Ach ja, das noch…
Neben den großen Testkapiteln sind im Alltag noch einige kleinere Details aufgefallen, die im Review selbst keine eigene Kategorie bekommen haben, im praktischen Betrieb aber durchaus relevant sein können.
KLEINE ALLTAGSPUNKTE
- Das NAS besitzt ein internes Netzteil und benötigt lediglich ein Standard-Kaltgerätekabel. Ein externer Netzadapter entfällt vollständig.
- Die Laufwerksschächte lassen sich sehr leicht bestücken und verriegeln sauber, ohne dass Werkzeug benötigt wird.
- Status-LEDs sind bewusst zurückhaltend umgesetzt und fallen im Wohnraum nicht unangenehm auf.
- Das System bleibt auch während längerer Hintergrundprozesse wie Indexierung oder Analyse weiterhin vollständig bedienbar.
- Festplattenzugriffe sind während intensiver Analysephasen hörbar, bei normaler Nutzung bleibt das Geräuschniveau jedoch moderat.
SOFTWAREDETAILS IM ALLTAG
- Apps lassen sich direkt über den integrierten App-Store installieren und aktualisieren.
- Viele Funktionen arbeiten im Hintergrund automatisch, etwa die Medienanalyse oder Suchindexierung.
- Die mobile App eignet sich gut für den schnellen Zugriff auf Fotos und Dateien unterwegs.
- Neue Dateien werden von verschiedenen Apps automatisch erkannt und in bestehende Bibliotheken integriert.
Diese Punkte wirken im ersten Moment unscheinbar, tragen im Alltag jedoch dazu bei, dass sich das NAS unkompliziert und ohne großen Verwaltungsaufwand betreiben lässt.

Was wir uns noch wünschen
Das UGREEN NASync iDX6011 Pro zeigt im Test ein insgesamt sehr leistungsfähiges und technisch modernes Gesamtbild. Besonders die Kombination aus leistungsstarker Intel-Plattform, integrierter KI-Hardware und schnellen Netzwerkschnittstellen hebt das System deutlich von klassischen Consumer-NAS-Geräten ab.
Trotz dieser starken Hardwarebasis zeigt sich jedoch an einigen Stellen, dass die Softwareplattform noch in einer. frühen Entwicklungsphase befindet. Ein Punkt betrifft die Systemtransparenz. Die integrierte Systemüberwachung liefert aktuell nur Echtzeitinformationen. Historische Leistungsdaten oder langfristige Diagramme für CPU, Arbeitsspeicher, Storage-I/O oder Netzwerklast stehen in der Oberfläche derzeit nicht zur Verfügung. Für technisch orientierte Nutzer wäre eine integrierte Langzeitanalyse der Systemmetriken hilfreich, um komplexere Workloads besser nachvollziehen zu können.
Auch im Bereich der Lokalisierung besteht noch etwas Nachholbedarf. Während große Teile der Oberfläche bereits übersetzt sind, tauchen an einzelnen Stellen weiterhin chinesische Textelemente auf. Diese beeinträchtigen zwar nicht die Funktionalität, wirken jedoch im ansonsten sehr aufgeräumten System noch etwas unfertig.
Ein weiterer Punkt betrifft die Nutzung der vorhandenen KI-Hardware. Zwar stehen mit der NPU und der modernen CPU-Plattform sehr leistungsfähige Beschleuniger zur Verfügung, aktuell greifen jedoch noch nicht alle Funktionen vollständig auf diese Hardware zurück. Mit einer stärkeren Integration der dedizierten KI-Beschleunigung könnten zukünftige Versionen der Software noch effizienter arbeiten.
Neben diesen funktionalen Einschränkungen zeigt sich auch im Bereich der Datensicherheit noch Verbesserungspotenzial. Bei der Verschlüsselung zeigt die IDX6011 derzeit noch Einschränkungen: Eine echte Laufwerks- oder Volumenverschlüsselung ist aktuell nicht vorgesehen. Die „Tresor“-Funktion ist nur eine Insellösung für einzelne Dateien und stellt keinen vollständigen Ersatz dar. Wer Wert auf umfassende Datensicherheit legt, greift in solchen Szenarien auf ergänzende Lösungen zurück.
Diese Punkte betreffen jedoch in erster Linie die Softwareseite des Systems. Die zugrunde liegende Hardwareplattform zeigt sich im Test leistungsfähig und stabil. Sollten zukünftige Softwareversionen die vorhandenen Hardwaremöglichkeiten noch stärker ausnutzen und zusätzliche Monitoring-Funktionen integrieren, könnte sich das System langfristig noch klarer im Bereich moderner KI-fähiger NAS-Plattformen positionieren.
Im Gesamtbild spielt dabei auch der Anschaffungspreis eine nicht unerhebliche Rolle. Das System bewegt sich bereits in der Grundkonfiguration auf einem hohen Niveau, das sich je nach Ausbaustufe deutlich weiter erhöhen kann. Der Mehrwert ergibt sich dabei vor allem aus der Kombination aus leistungsstarker Hardware und den erweiterten Funktionen, setzt jedoch voraus, dass diese Möglichkeiten im Alltag auch aktiv genutzt werden. Innerhalb dieser Ausrichtung zeigt sich das UGREEN NASync iDX6011 Pro damit als technisch sehr leistungsfähige und vielseitige Plattform, deren Stärken insbesondere in leistungsorientierten und individuell gestalteten Einsatzszenarien besonders deutlich zur Geltung kommen.
In der Shopbox ist das NAS UGREEN NASYNC iDX6011 PRO direkt beim Hersteller verlinkt, da das Gerät derzeit noch nicht frei im Handel verfügbar ist, gadgetchecks.de berichtete umfangreich. Ergänzende Informationen lassen sich zudem auf der zugehörigen Kickstarter-Seite finden.
UGREEN NASYNC iDX6011 PRO
Einkaufen zum Bestpreis!- Der Verkaufspreis wurde bei der Erstellung des Artikels ermittelt und wird nicht automatisch aktualisiert. Den aktuellen Preis findet man wie immer über den Button zum Online-Shop.
Bildquellen: Titelbild (Ugreen) | App-Screenshots & iPhone Mockup (Minimal Mockups) |
Anzeige*
Aktuelle Angebote!
Entdecke gadgetChecks.de!
Rezension
95 %
Info Wir teilen unsere Erfahrungsberichte zu Gadgets, nachdem wir diese mindestens 2 Wochen getestet haben. Die Bewertung ist stets eine persönliche Meinung des jeweiligen Redakteurs. (Weitere Informationen)
DESIGN
VERARBEITUNG
MATERIAL
USABILITY
FUNKTIONALITÄT
SOFTWARE/APP
PERFORMANCE
STROMVERBRAUCH
PREIS/LEISTUNG
*Transparenz!
= externe Links /// + Banner = Partner-Links - Wenn Du über diese einkaufst unterstützt du uns mit einer kleinen Provision, bei unverändertem Preis. Übersicht aller Partnerprogramme /// Preise gelten zum Zeitpunkt der Veröffentlichung - Informationen & DisclaimerAlle erwähnten Marken, Produktnamen und Logos sind Eigentum der jeweiligen Rechteinhaber. Dieses Portal ist ein unabhängiges Projekt und steht in keinerlei Verbindung zu Apple Inc. oder anderen Herstellern. Wir werden nicht gesponsert, autorisiert oder anderweitig unterstützt.